开源!智能运维助手上线,SysOM MCP 为 AI Agent 打开系统诊断之门
谈话间揭秘隐蔽内存泄漏。

AIOps新范式:说句话就能做运维
当前,操作系统运维面临复杂架构、依赖关系混乱、故障定位难、依赖人工经验、工具碎片化、监控不足及自动化欠缺等挑战。为应对以上难题,阿里云结合大语言模型(LLM)、智能体(Agent)与模型上下文协议(MCP),实现了自然语言驱动的智能运维:LLM 理解指令,Agent 自主执行任务,MCP 连接底层诊断工具。这三者的协同,使 AI 助手能自动诊断系统问题,生成报告与修复建议,显著提升效率,推动运维向主动智能演进。
阿里云操作系统控制台(以下简称操作系统控制台)是一站式操作系统运维管理平台,提供了内存、I/O、网络、内核崩溃等强大的系统诊断能力,SysOM是操作系统控制台的运维组件。但这些功能通常需要用户登录控制台,并具备一定的运维经验才能有效使用。
随着 AI 助手(如 Qwen Code)的普及,用户更希望用自然语言一句话解决问题,比如“为什么 CPU 变高了?”为此,SysOM 将原有诊断能力通过 MCP(Model Context Protocol) 进行标准化封装,推出开源项目 SysOM MCP。SysOM MCP 脱胎于阿里云操作系统控制台,把复杂的运维操作转化为 AI 可直接调用的标准工具,让 AI Agent 能像专业工程师一样“动手”诊断系统问题——用户无需懂命令,只需用自然语言提问,即可获得精准的系统级分析。如今,SysOM MCP 正在推动自然语言成为操作系统诊断的新入口,让智能运维真正走向普惠与高效。
SysOM MCP 项目开源地址:https://github.com/alibaba/sysom_mcp
SysOM MCP:用自然语言驱动系统诊断
传统运维依赖命令行和专家经验,而通用 AI 虽能“说”却不能“做”。SysOM MCP 的出现填补了这一鸿沟——通过 MCP 协议,AI 不仅能理解问题,还能自动执行真实诊断,实现从“问答”到“行动”的闭环。
SysOM MCP 项目内置超过 20 个生产级诊断工具,全部通过标准 JSON-RPC over stdio/SSE 暴露,包括:
-
内存分析:内存全景诊断、Java 内存诊断、OOM 内存诊断
-
IO 诊断:IO 一键诊断、IO 流量分析诊断
-
网络排查:网络丢包诊断、网络抖动诊断
-
调度诊断:系统负载诊断、调度抖动诊断
-
磁盘诊断:磁盘分析诊断
-
宕机诊断:宕机诊断(dmesg 分析)、宕机诊断(vmcore 深入分析)
项目支持 --stdio(本地嵌入)和 --sse(HTTP 服务)两种模式,轻松集成各类 AI 客户端。
要在支持 MCP 协议的 AI Agent 平台(如 Qwen Code)中使用 SysOM MCP,首先需将项目代码克隆到本地:
git clone https://github.com/alibaba/sysom_mcp.git
cd sysom_mcp
再在配置文件中添加如下配置,就可以让 AI 助手能以自然语言驱动操作系统及运维操作。
{
"mcpServers": {
"sysom_mcp": {
"command": "uv",
"args": ["run", "python", "sysom_main_mcp.py", "--stdio"],
"env": {
"ACCESS_KEY_ID": "your_access_key_id",
"ACCESS_KEY_SECRET": "your_access_key_secret",
"DASHSCOPE_API_KEY": "your_dashscope_api_key"
},
"cwd": "<sysom mcp项目目录>",
"timeout": 30000,
"trust": false
}
}
}
最佳实践:谈话间揭秘隐蔽内存泄漏
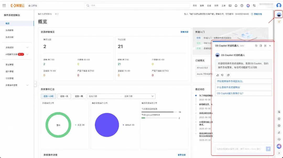
OS Copilot 是阿里云基于大模型构建的操作系统智能助手,支持自然语言问答、辅助命令执行、系统运维调优等功能,帮助您更好地使用 Linux 系统,提高 Linux 的使用效率。目前,操作系统控制台上的 OS copilot 已接入 SysOM MCP,用户只需在操作系统控制台中以自然语言与 OS Copilot 对话,即可自动触发操作系统问题的根因排查。整个诊断过程无需人工干预,结果以结构化形式清晰呈现,大幅降低运维门槛,让复杂问题“一问即解”。
本文以隐蔽的内存泄漏为例,展示 SysOM MCP 的诊断功能。


我们可以看到上图的对话中,OS Copilot 给出了可能的泄漏原因。同时也可以点击下方的诊断报告,在操作系统控制台查看更详细的诊断结果。

下载体验,欢迎共建
SysOM MCP 脱胎于阿里云操作系统控制台,诊断工具已在大规模生产环境验证。
下载地址
项目采用现代 Python 工具链(uv + Python 3.11+),安装简单:
git clone https://github.com/alibaba/sysom_mcp.git
cd sysom_mcp && uv sync
支持一键启动:
uv run python sysom_main_mcp.py --stdio # 供本地调用
uv run python sysom_main_mcp.py --sse --port 7140 # 启动 HTTP 服务
使用场景
SysOM MCP可接入各种AI agent,帮助您打造具备系统诊断能力的智能助手。
开源共建
🌟 GitHub 地址:https://github.com/alibaba/sysom_mcp
欢迎 Star、Fork、提交 Issue,一起构建 AI 原生运维新生态!
如想使用更全面的SysOM功能,请登录阿里云操作系统控制台(https://alinux.console.aliyun.com/)
您在使用操作系统控制台的过程中,有任何疑问和建议,可以搜索群号:94405014449 加入钉钉群反馈,欢迎大家扫码加入交流。
更多推荐


所有评论(0)