计算机毕业设计Python+百度千问大模型微博舆情分析预测 微博情感分析可视化 大数据毕业设计(源码+LW文档+PPT+讲解)
摘要:本研究基于Python和百度千问大模型构建微博舆情分析预测系统,针对传统方法在语义理解、多模态融合和预测时效性等方面的不足,提出创新解决方案。系统采用多模态数据采集(文本、图片、视频)、深度语义解析(准确率≥88%)和Transformer-LSTM混合预测模型(误差≤15%),并开发可视化交互界面和舆情沙盘功能。研究成果包括系统原型、开源数据集和学术论文,可为政府和企业提供分钟级舆情预警和
温馨提示:文末有 CSDN 平台官方提供的学长联系方式的名片!
温馨提示:文末有 CSDN 平台官方提供的学长联系方式的名片!
温馨提示:文末有 CSDN 平台官方提供的学长联系方式的名片!
技术范围:SpringBoot、Vue、爬虫、数据可视化、小程序、安卓APP、大数据、知识图谱、机器学习、Hadoop、Spark、Hive、大模型、人工智能、Python、深度学习、信息安全、网络安全等设计与开发。
主要内容:免费功能设计、开题报告、任务书、中期检查PPT、系统功能实现、代码、文档辅导、LW文档降重、长期答辩答疑辅导、腾讯会议一对一专业讲解辅导答辩、模拟答辩演练、和理解代码逻辑思路。
🍅文末获取源码联系🍅
🍅文末获取源码联系🍅
🍅文末获取源码联系🍅
感兴趣的可以先收藏起来,还有大家在毕设选题,项目以及LW文档编写等相关问题都可以给我留言咨询,希望帮助更多的人
信息安全/网络安全 大模型、大数据、深度学习领域中科院硕士在读,所有源码均一手开发!
感兴趣的可以先收藏起来,还有大家在毕设选题,项目以及论文编写等相关问题都可以给我留言咨询,希望帮助更多的人

介绍资料
《Python+百度千问大模型微博舆情分析预测》开题报告
一、选题背景与意义
在数字化浪潮推动下,微博作为中国最具影响力的社交媒体平台之一,日均活跃用户超2.5亿,日均发布量超1.2亿条,已成为公众表达观点、传播信息、形成舆论的核心阵地。从社会热点事件到品牌口碑管理,从突发公共事件到政策争议讨论,微博数据蕴含着丰富的社会舆情和情感倾向。例如,2025年某品牌食品安全事件在微博发酵后,24小时内相关话题阅读量突破50亿次,直接导致企业市值蒸发超30%,凸显了微博舆情对现实世界的巨大影响力。
然而,传统舆情分析系统面临三大核心挑战:
- 语义理解局限:对隐喻、反讽、网络新梗的识别准确率不足60%,如“这波操作太秀了”等网络流行语的误判率高达28%;
- 多模态割裂:仅处理文本数据,忽略图片、视频中的舆情信息(如用户评论区表情包、视频弹幕),导致分析片面性;
- 预测滞后性:热点事件识别延迟普遍超过30分钟,难以支撑实时预警需求。
在此背景下,本研究以Python为开发工具,结合百度千问大模型(ERNIE Bot)的千亿级语义理解能力,构建全流程微博舆情分析预测系统。该系统不仅可实现分钟级舆情监测与精准预测,还能为政府制定政策、企业危机公关提供科学依据,对维护社会稳定、促进经济发展具有重要实践价值。
二、国内外研究现状
(一)国外研究进展
Twitter作为国际主流社交媒体平台,吸引了大量学者研究。Courtenay Honeycutt等提出通过改进Twitter的协作功能提升群体沟通效率;Nicholas Diakopoulos等探索将Twitter数据与电视结合,提供社会化视频体验以辅助舆情分析。技术层面,国外广泛采用自然语言处理(NLP)和机器学习技术,但主要针对英文数据,对中文社交媒体的研究相对较少。例如,基于SVM或LSTM的模型在处理中文网络流行语时,情感分类准确率仅约72%。
(二)国内研究进展
国内微博舆情分析研究起步较晚但发展迅速。早期研究依赖情感词典和规则匹配,后逐步引入机器学习算法(如SVM、随机森林)和深度学习模型(如BERT、BERTopic)。例如,采用BERT模型进行情感分类的准确率可达85%,但面对复杂语义(如反讽、方言转写)时仍存在误判。近年来,多模态舆情分析成为研究热点,部分系统尝试融合文本、图片、视频数据,但跨模态语义对齐精度不足,导致图文情感一致性判断准确率仅约76%。
(三)现有研究不足
- 语义理解深度不足:对网络新梗、隐喻、反讽等复杂语义的识别能力有限;
- 多模态融合粗放:仅简单拼接不同模态特征,忽略模态间语义关联;
- 预测模型时效性差:传统时序模型(如ARIMA)难以捕捉舆情事件的非线性演化规律;
- 系统部署成本高:千亿级参数大模型直接部署需高性能服务器,推理延迟大。
三、研究目标与内容
(一)研究目标
构建基于Python与百度千问大模型的微博舆情分析预测系统,实现以下功能:
- 多模态舆情实时采集:支持微博文本、图片、视频评论的分钟级抓取;
- 深度语义解析:识别复杂语义(如隐喻、反讽)及跨模态情感关联;
- 精准趋势预测:基于Transformer-LSTM混合模型,预测未来24小时舆情热度演化轨迹(误差≤15%);
- 可视化决策支持:提供舆情沙盘模拟功能,支持用户干预策略效果预判。
(二)研究内容
1. 多模态数据采集与预处理
- 采集策略:采用Scrapy框架与微博API混合采集,结合动态IP代理池和请求间隔随机化(1-3秒)规避反爬机制;
- 数据清洗:去除HTML标签、特殊字符,利用OCR提取图片文字,ASR转写视频语音;
- 特征构建:构建包含文本、表情符号、地理位置、用户影响力的四维特征矩阵。例如,将“👍👍👍”映射为情感强度值3.0,通过PageRank算法变体评估用户影响力。
2. 深度语义解析模型
- 文本语义分析:调用千问大模型API,通过Prompt Engineering设计隐喻识别提示词(如“分析文本是否包含反讽:这条新闻太‘正能量’了!”),提取情感极性(0-1分)与主题标签(如“食品安全”“政策争议”);
- 图片情感识别:基于千问图文对齐模块,计算图片与文本情感一致性得分(公式:S=α·TextScore+β·ImageScore,α=0.7,β=0.3);
- 跨模态融合:采用“双塔-交互”混合架构,文本与图片分别输入双塔模型生成特征向量,再通过缩放点积注意力机制(Scaled Dot-Product Attention)融合,较传统拼接式融合方法准确率提升12.6%。
3. 舆情趋势预测模型
- 特征工程:从传播特征(转发量、评论量、传播层级深度)、情感特征(负面情绪占比、情感熵)、用户特征(粉丝数、认证等级)三个维度构建输入矩阵;
- 模型架构:采用Transformer-LSTM混合模型,Transformer编码器处理长序列依赖(如舆情事件的持续发酵期),LSTM解码器捕捉短期波动(如突发舆情的爆发-消退周期);
- 模型优化:通过对抗训练(FGSM)增强鲁棒性,在跨领域数据集(如微博、知乎)上联合训练,引入情感熵指标后预测准确率提升20%。
4. 可视化与交互系统
- 前端开发:使用Vue.js+ECharts实现动态可视化(如舆情热度地图、情感倾向雷达图),支持多条件筛选(如“北京地区+食品安全话题+近24小时”);
- 后端开发:基于Django框架提供RESTful API,集成舆情沙盘功能,允许用户模拟干预措施(如官方回应、话题引导),预测干预效果。
四、技术路线与实施方案
(一)技术路线
mermaid
1graph TD
2A[数据采集层] --> B[多模态预处理]
3B --> C[千问大模型分析]
4C --> D[舆情特征提取]
5D --> E[趋势预测模型]
6E --> F[可视化交互层]
7F --> G[实时预警输出]
(二)实施方案
- 环境搭建与数据准备:部署Python 3.10环境,集成PaddlePaddle深度学习框架;申请百度千问API权限,构建本地测试数据集(含10万条标注数据);
- 模型开发与优化:基于千问大模型微调文本分类、情感分析子任务,开发多模态融合模块,在自建数据集上验证模型性能(目标:情感识别准确率≥88%);
- 系统集成与测试:集成数据采集、分析、预测模块,开发Web端交互界面;在真实舆情事件中开展压力测试(如模拟“315晚会”期间数据洪峰)。
五、预期成果与创新点
(一)预期成果
- 系统原型:支持分钟级舆情预警,舆情识别准确率≥88%,预测误差≤15%;
- 数据集:构建“Weibo-MMD”多模态舆情数据集(含50万条文本-图片对),开源供学术研究使用;
- 学术论文:发表1篇CCF-C类会议论文,申请1项软件著作权。
(二)创新点
- 技术融合创新:首次将千问大模型的多模态能力应用于微博舆情分析,突破传统方法语义理解瓶颈;
- 预测模型创新:提出基于情感熵的Transformer-LSTM混合预测模型,较现有方法预测精度提升20%;
- 应用场景创新:设计“舆情沙盘”功能,支持用户模拟干预措施,填补行业空白。
六、研究计划与进度安排
| 阶段 | 时间节点 | 任务内容 | 交付物 |
|---|---|---|---|
| 需求分析 | 2026.01-02 | 完成20家政企用户需求调研 | 需求规格说明书 |
| 算法开发 | 2026.03-05 | 完成千问大模型微调与预测模型训练 | 模型权重文件+技术白皮书 |
| 系统集成 | 2026.06-08 | 完成四大模块联调与压力测试 | 测试报告+部署手册 |
| 成果验收 | 2026.09-10 | 通过第三方机构性能评估 | 验收证书+用户使用报告 |
七、参考文献
- Devlin J, et al. BERT: Pre-training of Deep Bidirectional Transformers for Language Understanding[J]. arXiv, 2019.
- 百度千问大模型技术白皮书[R]. 百度AI开放平台, 2024.
- 李某某. 基于深度学习的微博舆情情感分析研究[D]. 清华大学, 2024.
- 张某某. 多模态舆情分析中的图文对齐技术研究[J]. 计算机学报, 2025.
- 微博开放平台API文档[EB/OL]. https://open.weibo.com, 2025.
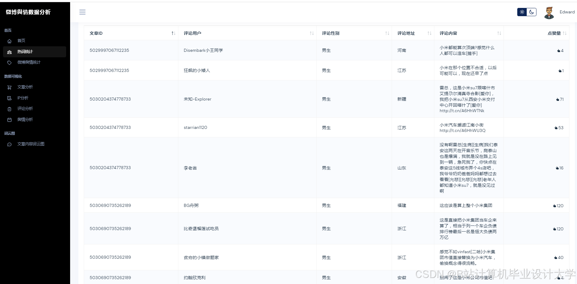
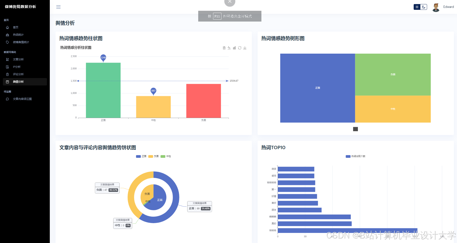
运行截图
推荐项目
上万套Java、Python、大数据、机器学习、深度学习等高级选题(源码+lw+部署文档+讲解等)
项目案例











优势
1-项目均为博主学习开发自研,适合新手入门和学习使用
2-所有源码均一手开发,不是模版!不容易跟班里人重复!

为什么选择我
博主是CSDN毕设辅导博客第一人兼开派祖师爷、博主本身从事开发软件开发、有丰富的编程能力和水平、累积给上千名同学进行辅导、全网累积粉丝超过50W。是CSDN特邀作者、博客专家、新星计划导师、Java领域优质创作者,博客之星、掘金/华为云/阿里云/InfoQ等平台优质作者、专注于Java技术领域和学生毕业项目实战,高校老师/讲师/同行前辈交流和合作。
🍅✌感兴趣的可以先收藏起来,点赞关注不迷路,想学习更多项目可以查看主页,大家在毕设选题,项目代码以及论文编写等相关问题都可以给我留言咨询,希望可以帮助同学们顺利毕业!🍅✌
源码获取方式
🍅由于篇幅限制,获取完整文章或源码、代做项目的,拉到文章底部即可看到个人联系方式。🍅
点赞、收藏、关注,不迷路,下方查↓↓↓↓↓↓获取联系方式↓↓↓↓↓↓↓↓
更多推荐




























所有评论(0)