AI大模型:python汽车数据分析可视化系统 机器学习 协同过滤推荐算法 二手车推荐系统 汽车推荐系统 爬虫技术 大数据毕业设计(源码+文档)✅
AI大模型:python汽车数据分析可视化系统 机器学习 协同过滤推荐算法 二手车推荐系统 汽车推荐系统 爬虫技术 大数据毕业设计(源码+文档)✅
博主介绍:✌全网粉丝50W+,前互联网大厂软件研发、集结硕博英豪成立软件开发工作室,专注于计算机相关专业项目实战6年之久,累计开发项目作品上万套。凭借丰富的经验与专业实力,已帮助成千上万的学生顺利毕业,选择我们,就是选择放心、选择安心毕业✌
> 🍅想要获取完整文章或者源码,或者代做,拉到文章底部即可与我联系了。🍅🍅感兴趣的可以先收藏起来,点赞、关注不迷路,大家在毕设选题,项目以及论文编写等相关问题都可以给我留言咨询,希望帮助同学们顺利毕业 。🍅
1、毕业设计:2026年计算机专业毕业设计选题汇总(建议收藏)✅
1、项目介绍
Flask框架、requests爬虫、基于用户的协同过滤推荐算法、Echarts可视化、汽车之家网
二手车数据分析系统 推荐系统
二手车数据分析与推荐系统功能模块介绍
本系统基于Flask框架开发,整合requests爬虫、基于用户的协同过滤推荐算法与Echarts可视化技术,以汽车之家二手车数据为核心,构建集数据采集、分析、推荐于一体的全流程应用体系,核心功能模块如下:
数据采集模块是系统基础:通过requests库开发爬虫脚本,定向抓取汽车之家二手车的车型、价格、里程、车龄、品牌等全维度信息,将数据存储至数据库,为后续分析与推荐提供完整、精准的数据源支撑。
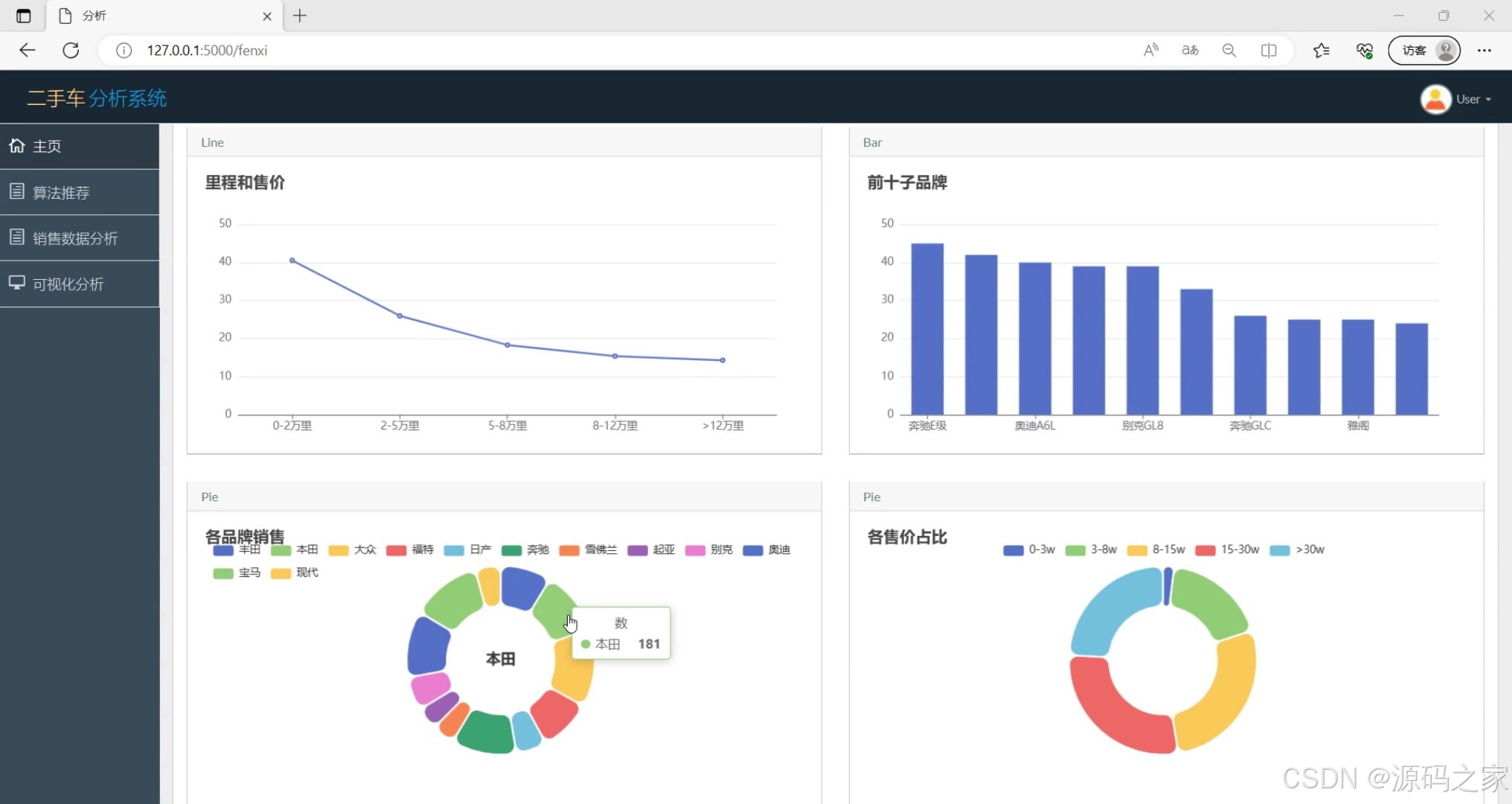
可视化分析模块实现多维度数据洞察:汽车数据分析可视化模块整合核心数据指标全景展示;各品牌上架销售数量分析模块以图表呈现不同品牌二手车的市场供给情况;奔驰、丰田等单一品牌数据分析模块,聚焦具体品牌的价格、里程、车龄等特征规律;二手车数据模块则汇总全量数据明细,支持多维度筛选查看。
智能推荐模块是系统核心:基于用户的协同过滤推荐算法,分析用户历史行为与喜好,结合相似用户的偏好特征,为用户精准推荐匹配的二手车信息,并通过Echarts将推荐结果可视化呈现,提升用户感知。
系统基础模块保障安全与交互:注册登录界面实现用户账号管控,确保用户行为数据与推荐结果的安全性;后端API接口接收并处理用户的偏好输入、记录查询等请求,完成前后端数据交互,同时兼顾数据安全、缓存优化等性能保障机制。
整体而言,系统打通“数据采集-可视化分析-智能推荐-用户交互”闭环,为用户提供个性化二手车推荐,也为市场分析提供直观的数据支撑。
2、项目界面
(1)汽车数据分析可视化

(2)个品牌上架销售数量分析

(3)奔驰汽车数据分析

(4)二手车数据

(5)丰田汽车数据分析

(6)注册登录界面

(7)数据采集
3、项目说明
二手车数据分析与推荐系统功能模块介绍
本系统基于Flask框架开发,整合requests爬虫、基于用户的协同过滤推荐算法与Echarts可视化技术,以汽车之家二手车数据为核心,构建集数据采集、分析、推荐于一体的全流程应用体系,核心功能模块如下:
数据采集模块是系统基础:通过requests库开发爬虫脚本,定向抓取汽车之家二手车的车型、价格、里程、车龄、品牌等全维度信息,将数据存储至数据库,为后续分析与推荐提供完整、精准的数据源支撑。
可视化分析模块实现多维度数据洞察:汽车数据分析可视化模块整合核心数据指标全景展示;各品牌上架销售数量分析模块以图表呈现不同品牌二手车的市场供给情况;奔驰、丰田等单一品牌数据分析模块,聚焦具体品牌的价格、里程、车龄等特征规律;二手车数据模块则汇总全量数据明细,支持多维度筛选查看。
智能推荐模块是系统核心:基于用户的协同过滤推荐算法,分析用户历史行为与喜好,结合相似用户的偏好特征,为用户精准推荐匹配的二手车信息,并通过Echarts将推荐结果可视化呈现,提升用户感知。
系统基础模块保障安全与交互:注册登录界面实现用户账号管控,确保用户行为数据与推荐结果的安全性;后端API接口接收并处理用户的偏好输入、记录查询等请求,完成前后端数据交互,同时兼顾数据安全、缓存优化等性能保障机制。
整体而言,系统打通“数据采集-可视化分析-智能推荐-用户交互”闭环,为用户提供个性化二手车推荐,也为市场分析提供直观的数据支撑。
汽车之家网二手车推荐系统可以采用以下技术方案:
Flask框架:作为Web应用框架,可以实现后端API接口的搭建。
requests爬虫:使用requests库爬取汽车之家网站的二手车信息,例如车型、价格、里程数、颜色、车龄等。
基于用户的协同过滤推荐算法:通过对用户的历史行为以及喜好进行分析,结合其他用户的行为和喜好,给用户推荐与其兴趣相似的二手车信息。
Echarts可视化:使用Echarts将数据可视化呈现,例如展示用户的历史记录和推荐的二手车信息,让用户更直观地了解推荐结果。
数据库存储:将爬取到的二手车信息和用户历史行为存储在数据库中,例如MySQL或MongoDB。
整体流程如下:
使用requests爬取汽车之家网站的二手车信息,并将数据存储在数据库中。
对用户历史行为和喜好进行分析,建立基于用户的协同过滤推荐算法模型。
根据用户的历史记录和喜好,使用协同过滤推荐算法给用户推荐二手车信息。
将推荐结果使用Echarts进行可视化呈现,让用户更直观地了解推荐结果。
用户可以通过前端页面进行交互,例如输入自己的喜好、查看历史记录和推荐结果等。后端API接口将接收并处理用户请求,返回相应的数据给前端展示。
需要注意的是,在实际开发中,还需要考虑数据安全、缓存优化、性能优化和异常处理等问题。
4、核心代码
#!/usr/bin/python
# -*- coding: UTF-8 -*-
from math import sqrt
import operator
#1.构建用户-->物品的倒排
def loadData(files):
data ={};
for line in files:
user,score,item=line.split(",");
data.setdefault(user,{});
data[user][item]=score;
return data
#2.计算
# 2.1 构造物品-->物品的共现矩阵
# 2.2 计算物品与物品的相似矩阵
def similarity(data):
# 2.1 构造物品:物品的共现矩阵
N={};#喜欢物品i的总人数
C={};#喜欢物品i也喜欢物品j的人数
for user,item in data.items():
for i,score in item.items():
N.setdefault(i,0);
N[i]+=1;
C.setdefault(i,{});
for j,scores in item.items():
if j not in i:
C[i].setdefault(j,0);
C[i][j]+=1;
#2.2 计算物品与物品的相似矩阵
W={};
for i,item in C.items():
W.setdefault(i,{});
for j,item2 in item.items():
W[i].setdefault(j,0);
W[i][j]=C[i][j]/sqrt(N[i]*N[j]);
return W
#3.根据用户的历史记录,给用户推荐物品
def recommandList(data,W,user,k=3,N=10):
rank={};
for i,score in data[user].items():#获得用户user历史记录,如A用户的历史记录为{'a': '1', 'b': '1', 'd': '1'}
for j,w in sorted(W[i].items(),key=operator.itemgetter(1),reverse=True)[0:k]:#获得与物品i相似的k个物品
if j not in data[user].keys():#该相似的物品不在用户user的记录里
rank.setdefault(j,0);
rank[j]+=float(score) * w;
return sorted(rank.items(),key=operator.itemgetter(1),reverse=True)[0:N];
if __name__=='__main__':
#用户,兴趣度,物品
# uid_score_bid = ['A,1,a', 'A,1,b', 'A,1,d', 'B,1,b', 'B,1,c', 'B,1,e']
uid_score_bid = ['5,1,5','2,1,5', '2,1,38', '2,1,40', '2,1,44', '2,1,63', '2,1,107', '2,1,6', '2,1,14', '2,1,27', '2,1,32', '2,1,56', '2,1,77', '2,1,89', '2,1,92', '2,1,94', '2,1,111', '2,1,123', '2,1,124', '4,1,9', '4,1,15', '4,1,20', '4,1,22', '4,1,85', '4,1,95', '4,1,99', '4,1,131', '4,1,5', '4,1,38', '4,1,40', '4,1,44', '4,1,63', '4,1,107', '4,1,13', '4,1,17', '4,1,58', '4,1,8', '4,1,18', '4,1,21', '4,1,26', '4,1,34', '4,1,48', '4,1,51', '4,1,64', '4,1,70', '4,1,79', '4,1,84', '4,1,101', '4,1,106', '4,1,116', '4,1,117', '4,1,119', '4,1,126', '2,1,8', '2,1,18', '2,1,21', '2,1,26', '2,1,34', '2,1,48', '2,1,51', '2,1,64', '2,1,70', '2,1,79', '2,1,84', '2,1,101', '2,1,106', '2,1,116', '2,1,117', '2,1,119', '2,1,126']
data=loadData(uid_score_bid);#获得数据
W=similarity(data);#计算物品相似矩阵
recommandList(data,W,'4',3,10);#推荐
🍅✌感兴趣的可以先收藏起来,点赞关注不迷路,想学习更多项目可以查看主页,大家在毕设选题,项目编程以及论文编写等相关问题都可以给我留言咨询,希望可以帮助同学们顺利毕业!🍅✌
5、源码获取方式
🍅由于篇幅限制,获取完整文章或源码、代做项目的,拉到文章底部即可看到个人联系方式。🍅
点赞、收藏、关注,不迷路,下方查看👇🏻获取联系方式👇🏻


更多推荐


所有评论(0)