AI大模型:python二手车数据分析可视化系统 时间序列预测算法 机器学习 Flask框架 爬虫 汽车之家(建议收藏)
AI大模型:python二手车数据分析可视化系统 时间序列预测算法 机器学习 Flask框架 爬虫 汽车之家(建议收藏)
博主介绍:✌全网粉丝50W+,前互联网大厂软件研发、集结硕博英豪成立软件开发工作室,专注于计算机相关专业项目实战6年之久,累计开发项目作品上万套。凭借丰富的经验与专业实力,已帮助成千上万的学生顺利毕业,选择我们,就是选择放心、选择安心毕业✌
> 🍅想要获取完整文章或者源码,或者代做,拉到文章底部即可与我联系了。🍅🍅感兴趣的可以先收藏起来,点赞、关注不迷路,大家在毕设选题,项目以及论文编写等相关问题都可以给我留言咨询,希望帮助同学们顺利毕业 。🍅
1、毕业设计:2026年计算机专业毕业设计选题汇总(建议收藏)✅
1、项目介绍
技术栈:
Python语言、flask框架、Echarts可视化、Prophet时间序列预测算法、逻辑回归算法、requests爬虫、汽车之家二手车
毕业设计:基于python二手车数据分析可视化系统 时间序列预测算法 机器学习 Flask框架 爬虫 汽车之家(建议收藏)✅
二手车数据分析可视化系统功能模块介绍
本系统基于Python语言与Flask框架开发,整合爬虫、机器学习、时间序列预测及可视化技术,以汽车之家二手车数据为核心,构建全流程的二手车数据分析体系,核心功能模块如下:
数据采集模块依托requests库开发爬虫脚本,定向抓取汽车之家二手车的品牌、销量、售价、口碑评分、评价人数等全维度数据,完成原始数据的批量获取,为后续分析奠定数据基础。
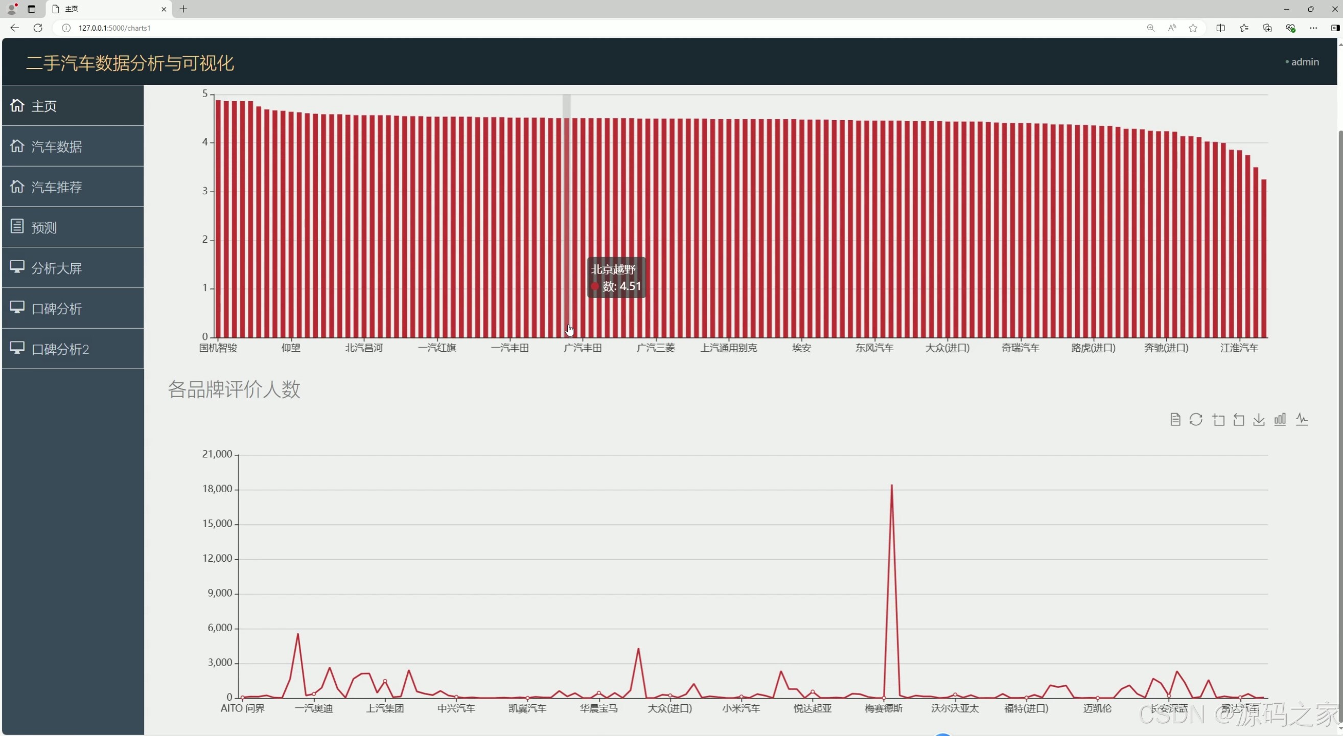
可视化分析模块通过Echarts实现多维度数据呈现:数据可视化分析大屏整合核心数据指标全景展示;汽车口碑分析模块拆解评分、评价人数、评分与售价关系、各类型均价等维度,直观呈现车型口碑特征;数据中心则汇总全量二手车数据,支持多维度筛选查看,全方位挖掘数据价值。
智能分析模块融合多种算法:Prophet时间序列预测算法构建各品牌销量预测模型,输出未来销量趋势;逻辑回归算法支撑汽车推荐模块,结合车型特征与用户偏好实现精准推荐,为购车决策或经营策略提供依据。
系统管理模块包含注册登录与后台管理功能:注册登录实现用户账号权限管控,保障系统访问安全;后台管理支持采集数据的增删改查、异常数据清洗,确保数据质量与系统稳定运行。整体系统打通“数据采集-可视化分析-智能预测-系统管理”闭环,为二手车行业分析决策提供全方位支撑。
2、项目界面
(1)数据可视化分析大屏

(2)数据中心

(3)汽车口碑分析1----评分、评价人数

(4)汽车口碑分析2----评分与售价关系、各类型均价分析

(5)汽车推荐

(6)各品牌销量预测

(7)后台管理
(8)注册登录
(9)数据采集

3、项目说明
二手车数据分析可视化系统功能模块介绍
本系统基于Python语言与Flask框架开发,整合爬虫、机器学习、时间序列预测及可视化技术,以汽车之家二手车数据为核心,构建全流程的二手车数据分析体系,核心功能模块如下:
数据采集模块依托requests库开发爬虫脚本,定向抓取汽车之家二手车的品牌、销量、售价、口碑评分、评价人数等全维度数据,完成原始数据的批量获取,为后续分析奠定数据基础。
可视化分析模块通过Echarts实现多维度数据呈现:数据可视化分析大屏整合核心数据指标全景展示;汽车口碑分析模块拆解评分、评价人数、评分与售价关系、各类型均价等维度,直观呈现车型口碑特征;数据中心则汇总全量二手车数据,支持多维度筛选查看,全方位挖掘数据价值。
智能分析模块融合多种算法:Prophet时间序列预测算法构建各品牌销量预测模型,输出未来销量趋势;逻辑回归算法支撑汽车推荐模块,结合车型特征与用户偏好实现精准推荐,为购车决策或经营策略提供依据。
系统管理模块包含注册登录与后台管理功能:注册登录实现用户账号权限管控,保障系统访问安全;后台管理支持采集数据的增删改查、异常数据清洗,确保数据质量与系统稳定运行。整体系统打通“数据采集-可视化分析-智能预测-系统管理”闭环,为二手车行业分析决策提供全方位支撑。
1. 数据可视化分析大屏
- 功能:展示汽车相关数据的可视化分析,如销量、价格、口碑等。
- 技术实现:使用 Echarts 进行数据可视化,将复杂的汽车数据以直观的图表形式呈现。
2. 数据中心
- 功能:集中管理汽车数据,包括车辆信息、销售数据、用户评价等。
- 技术实现:通过 Flask 框架搭建后端接口,实现数据的存储、查询和管理。
3. 汽车口碑分析
- 功能:
- 分析汽车的评分和评价人数。
- 探讨评分与售价的关系。
- 分析各类型汽车的均价。
- 技术实现:使用逻辑回归算法对口碑数据进行分析,结合 Echarts 进行可视化展示。
4. 汽车推荐
- 功能:根据用户的需求和偏好,推荐合适的汽车。
- 技术实现:利用逻辑回归算法对用户数据进行分析,实现个性化推荐。
5. 各品牌销量预测
- 功能:预测各品牌汽车的未来销量。
- 技术实现:使用 Prophet 时间序列预测算法,结合历史销售数据进行预测。
6. 后台管理
- 功能:管理员可以进行数据管理、用户管理、权限设置等操作。
- 技术实现:通过 Flask 框架搭建后台管理系统,实现对整个平台的管理。
7. 注册登录
- 功能:用户可以通过注册和登录访问平台,保护用户数据和隐私。
- 技术实现:使用 Flask 提供的用户认证功能,实现安全的注册和登录机制。
8. 数据采集
- 功能:从汽车之家二手车等平台采集数据。
- 技术实现:使用 requests 爬虫技术,定期从外部网站抓取数据,更新平台数据。
4、核心代码
import re
import time
import traceback
import requests
from bs4 import BeautifulSoup
import models
from sqlalchemy import and_
session = requests.session()
url = 'https://k.autohome.com.cn/'
headers = {
"User-Agent": "Mozilla/5.0 (Windows NT 10.0; Win64; x64) AppleWebKit/537.36 (KHTML, like Gecko) Chrome/95.0.4638.69 Safari/537.36",
"Referer": "https://k.autohome.com.cn/"
}
session.get(url=url,headers=headers,verify=False)
dicts_item = {
'小型SUV': 'https://k.autohome.com.cn/suva01/',
'紧凑型SUV': 'https://k.autohome.com.cn/suva1/',
'中型SUV': 'https://k.autohome.com.cn/suvb1/',
'中大型SUV': 'https://k.autohome.com.cn/suvc1/',
'大型SUV': 'https://k.autohome.com.cn/suvd1/',
'微型车': 'https://k.autohome.com.cn/a001/',
'小型车': 'https://k.autohome.com.cn/a01/',
'紧凑型车': 'https://k.autohome.com.cn/a1/',
'中型车': 'https://k.autohome.com.cn/b1/',
'中大型车': 'https://k.autohome.com.cn/c1/',
'大型车': 'https://k.autohome.com.cn/d1/',
'MPV': 'https://k.autohome.com.cn/mpv1/',
'跑车': 'https://k.autohome.com.cn/s1/',
'皮卡': 'https://k.autohome.com.cn/p1/',
'微面': 'https://k.autohome.com.cn/mb1/'}
for _key,_url in dicts_item.items():
time.sleep(3)
headers = {
}
print(_url)
h1 = session.get(url=_url + '#pvareaid=2099126',headers=headers,verify=False)
print(h1.request.url)
if h1.request.url == 'https://k.autohome.com.cn':
print(1111)
h1 = session.get(url=_url, headers=headers, verify=False)
soup = BeautifulSoup(h1.text,'html.parser')
lis = soup.select('ul.list-cont > li')
# print(lis)
for li in lis:
time.sleep(1)
try:
img_url = li.select('img')[0].attrs.get('src')
title = li.select('a.font-14-b')[0].text.strip()
fenshu = li.select('span.red')[0].text.strip()
renshu = li.select('a')[-1].text.strip()
lianjie = li.select('a.font-14-b')[0].attrs.get('href')
if not str(lianjie).startswith('http'):
lianjie = 'https://k.autohome.com.cn' + lianjie + '#pvareaid=102519'
print(img_url,title,fenshu,renshu,lianjie)
print(lianjie)
h2 = session.get(url=lianjie, headers=headers, verify=False)
soup2 = BeautifulSoup(h2.text, 'html.parser')
# print(soup2)
subnav_name = soup2.select('div.header_toolbar__car__name__5SxJb a')[0].text
brand = subnav_name.split('-')[0]
Sub_brand = subnav_name.split('-')[1:]
if len(Sub_brand) == 1:
Sub_brand = Sub_brand[0]
else:
Sub_brand = '-'.join(Sub_brand)
price = re.findall('seriesMinPrice":{"title":"(.*?)万',h2.text)[0]
pingjias = soup2.select('ul.score_tag__Wq2Z4 > li')
if not models.Automobile.query.filter(models.Automobile.url==lianjie).all():
models.db.session.add(
models.Automobile(
title=title,
brand=brand,
Sub_brand=Sub_brand,
price=price,
pingfen=fenshu,
renshu=renshu,
img_url=img_url,
url=lianjie,
type=_key
)
)
models.db.session.commit()
for pingjia in pingjias:
print(pingjia)
try:
text1 = pingjia.select("div")[0].text.strip()
renshu2 = re.findall('(\d+)',text1)
if renshu2:
renshu2 = renshu2[0]
else:
renshu2 = '0'
content = text1.replace(renshu2,'')
datas1 = models.Automobile.query.filter(models.Automobile.url==lianjie).all()[0]
print(content,renshu2)
if not models.PingLun.query.filter(
and_(models.PingLun.automobile_id == datas1.id, models.PingLun.content == content)).all():
print('插入数据',content,renshu2)
models.db.session.add(
models.PingLun(
content=content,
renshu = renshu2,
automobile_id = datas1.id
)
)
models.db.session.commit()
except:
print(traceback.format_exc())
continue
except:
print(traceback.format_exc())
continue
🍅✌感兴趣的可以先收藏起来,点赞关注不迷路,想学习更多项目可以查看主页,大家在毕设选题,项目编程以及论文编写等相关问题都可以给我留言咨询,希望可以帮助同学们顺利毕业!🍅✌
5、源码获取方式
🍅由于篇幅限制,获取完整文章或源码、代做项目的,拉到文章底部即可看到个人联系方式。🍅
点赞、收藏、关注,不迷路,下方查看👇🏻获取联系方式👇🏻


更多推荐


所有评论(0)