文档写得再好,一接硬件就拉垮?帮你把文档直接变成调试神器!
摘要: optiByte是一款革新物联网软硬件联调测试的工具,通过本地边缘代理(EdgaAgent)打通网页与物理硬件的通信链路,支持串口、MQTT等协议。其核心功能包括:1)文档直接操控硬件,自动转换业务数据为规范Hex流,告别手动拼写;2)智能解析接收数据,将机器码翻译为可读字段,提升调试效率。optiByte颠覆传统联调模式,实现协议设计、文档生成与硬件测试的无缝衔接,显著降低开发成本。 ?
在物联网项目进入“软硬件联调测试”这个极其关键却又最让人抓狂的阶段时,办公室里往往充斥着这种令人心酸的画面:
🤔 苦逼的测试小哥: 左手拿笔划着一张卷了边的协议说明书算偏移量,右手在一个 UI 停留在 Windows XP 时代的“串口助手”里,手动输入:
55 AA 01 02 0A ...拼几十个字节,发给硬件没反应,查了半个小时发现最后一个校验和 (Checksum) 脑算错了 1 个字节。😫 疯狂的实施大哥: 盯着满屏飞速滚动的
FE FD 01 02 ...十六进制瀑布流发呆。数据全是乱码黑客帝国,想找到到底是哪一位代表水位异常,犹如大海捞针。
这种割裂感非常严重——文档是“死”的,但测试调试是“活”的。 看协议用办公软件,测试时又要满世界去找乱七八糟的杂牌串口工具凑合。
有没有一种可能:我们刚才花大精力写好的协议文档,能直接连上硬件替我们测试发报文?
对,optiByte 就是为此而生。
⚡ 创新革命:颠覆传统的打通方式
要让 Web 网页里的文档直接操控硬件通信接口,是非常难的技术挑战。但为了实现终极的丝滑调试,optiByte 放出了震惊四座的大招:本地边缘代理(EdgaAgent)。
这绝不仅仅是一个文档网站,只要你在电脑上运行起这个极轻量的小程序(EdgaAgent),它就会瞬间打通网页与你电脑底层物理硬件的任督二脉!当前完美覆盖:Serial(串口)、MQTT、TCP、UDP、WebSocket。
网页瞬间变身超级调试航母。
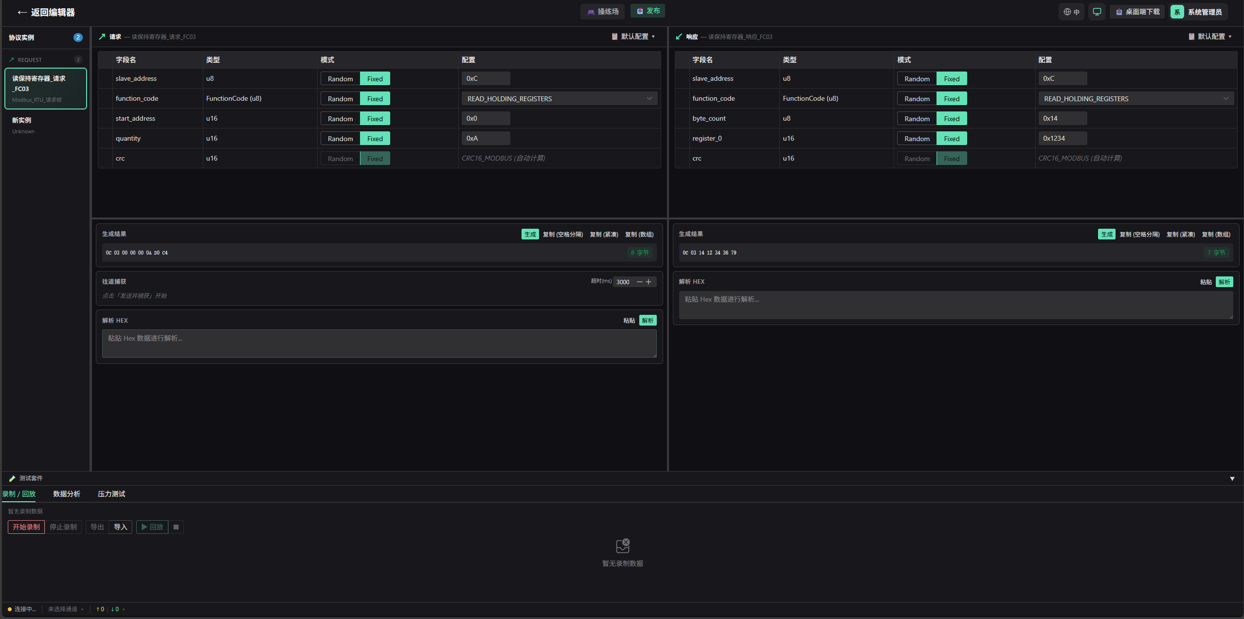
🎯 魔法一:文档即控制台,告别手拼十六进制
这是最颠覆使用习惯的一刻:调试硬件,从此再也不用手拼十六进制代码!

👆 面向对象的直观修改,底层自动转换 Hex 帧
在 optiByte 的测试面板里,直接载入你之前定义好的那套协议模板。此时,死板的数据格式会自动在网页上化身为一套清爽的输入框。
- 你只需填上我们都能看懂的“阳间数据”:比如风速设置为
2000,模式选择为制冷。 - 点击发送:底层的 EdgaAgent 会像魔法一样,自动帮你按照定义的模板将其组装、转换大小端、附加上精密的循环冗余校验码 (CRC),压缩成一行规范的
Hex流打进设备的血管中!
💡 效率提升:原来需要人脑推理 30 分钟去造一个测试包,现在只需在面板中修改数值,系统瞬间搞定转换!
🎯 魔法二:收包智能解析,人话机器翻译机
不仅是发包,接收包更是降维打击。
当底层单片机疯了一样向你涌来 0x19 0x02 0x3A... 等极其密集的十六进制串时,optiByte 会捕获它们,并调用你当前查看的这套协议进行反向逆向解析引擎。
不需要实施大哥自己去数第几个字节是啥了。屏幕上原本枯燥的机器码流,被齐齐整整地高亮解析出对应的业务字段含义:
【状态】连接正常【温度】25.6℃【故障码】无报错
同时,它自带超强资源冲突检测机制,串口被哪个后台程序吃掉了?一目了然!
🚀 结语
从业务层面的协议设计,到一键导出交付的文档,再直插下半场残酷的物理硬件双向联调测试。optiByte 将原本需要极大切换成本的鸿沟扫平填满。
真正的开发效率革命,不只是改改界面的颜色,而是重塑整个上下游的生态连通。开发人员的心智只应该用在构建更精妙的业务逻辑上,那些生硬的位运算、十六进制转换与文档对照计算,全塞进工具里即可。
别再对着“串口小助手”怀疑人生了,让你的文档自己跑起来!
🔗 让你的文档接管硬件:https://protocolframe.net/
💡 optiByte —— 彻底改变软硬件联调的超级武器。
更多推荐




所有评论(0)