诊断并提升网站排名:掌握核心关键词与用户搜索意图的完整方法
摘要: 在AI搜索时代,提升网站可见度需结合传统SEO与AI搜索优化。SE Ranking提供一站式解决方案,帮助分析关键词排名、跟踪AI搜索表现(如Google AI概览、ChatGPT等),并支持竞争对手研究。谷歌搜索控制台(GSC)提供基础数据,但功能有限。工作流程包括:审计当前可见度、发现新关键词、分析竞争对手、追踪排名及AI提示表现。通过工具组合,可全面优化自然搜索和AI搜索的可见度,提
网站的排名和可见度都很重要,无论你是作为代理机构做客户SEO,还是作为内部SEO专家工作,或者只是在提升自己的网站。但现在,这已经超越了谷歌的十个蓝色链接,用户转向AI驱动的系统,如AI概览、AI模式、ChatGPT、Perplexity等,来寻找答案。
有哪些工具可以帮助你找到网站排名的关键词?
SE Ranking

SE Ranking 可能是将传统关键词和 AI 搜索提示的正确数据集中在一个地方的最简单快捷方式:
- 分析关键指标,识别排名机会,理解搜索意图,创建最相关的内容,提升SEO和AI可见度。
- 找到任何网站排名的关键词和提示,无论是你的网站还是竞争对手的。
- 跟踪经典搜索的排名动态,并监控 Google AI 概览、AI 模式、ChatGPT、Perplexity 和 Gemini 等平台上的 AI 搜索可见度。
谷歌搜索控制台

GSC是任何SEO专家的基础工具。它检测你的网站在谷歌自然搜索结果中排名的关键词,以及点击量、曝光量、点击率和平均排名的数据。
但它也有局限性:
- 它没有筛选视图,比如AI概览或AI模式答案。
- GSC不会让你分析竞争对手,但它包含有用的关键词概览数据,帮助你提升策略。
- 你不能在GSC中选择特定关键词来监控。
查找关键词和提示:SE Ranking 的完整工作流程
SE 排名为你提供了几种了解搜索可见度的方法:
- 竞争性研究,用于查找任何域名的关键词和AI提示。
- 关键词研究,通过合适的查询扩展你的关键词列表。
- 排名追踪器用来跟踪你在自然搜索中的表现。
- 用于持续监控AI提示的AI搜索工具包。
以下是如何将它们组合成完整的工作流程:
审计你当前的可见度
从竞争性研究开始,全面了解你的网站排名及其排名的关键词和提示。一旦你输入了域名,你会看到有机、付费和人工智能搜索活动的摘要。

进入谷歌搜索标签页,查看你的网站在谷歌排名的关键词。在自然报告和付费报告之间切换,你将被重定向到这些关键词的详细报告。


要查看你的网站或品牌出现的AI提示,请前往AI搜索标签。在这里,你可以选择AI概览、AI模式、Gemini、ChatGPT和Perplexity,看看哪些AI提示触发了你的网站链接、品牌提及,或两者兼有。

这适用于:
- 初步审计:在开始优化工作前,了解你的基线
- 客户入职流程:快速评估新客户的有机足迹
- 内容缺口识别:找出你排名在第2或第3页、可能排名更高的关键词
发现新的关键词机会
点击竞争性研究列表中的任何关键词,服务将引导你跳转到关键词研究工具。
在这里,你可以查看所有在自然搜索和付费搜索中排名的网站列表。此外,你还可以找到类似的、相关的低搜索量关键词建议以及搜索引擎自动补全的建议。

在确定所有排名关键词并评估竞争对手后,选择特定关键词在特定搜索引擎和地点进行定位。
获取更多竞争对手关键词的数据
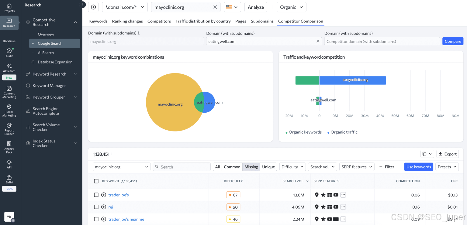
这次,将竞争对手的网站输入竞争研究工具进行分析,重复分析时的作。该工具会为你提供竞争对手在自然和付费广告中使用的关键词列表,以及触发其网站链接或品牌提及的AI提示。
在SE Ranking中,你可以比较所有由你网站及其主要直接竞争对手定位的关键词。这样,你就能发现对你和你的数字竞争对手独一无二的关键词,并能进一步扩展你的关键词列表。只需添加多个网站进行竞争对手比较,就能看到一组全部、常见、缺失和独特关键词。

这些数据让你有机会将竞争对手的顶级关键词纳入自己的关键词列表中。
添加关键词和AI提示进行追踪
在确定值得持续跟踪的关键词和提示后,将它们添加到你的SE排名项目中:
- 查询时,点击“使用关键词”并选择添加到项目。

- 对于 AI 提示,选择值得追踪的并点击追踪提示。

跟踪你关键词的排名
SE Ranking的关键词排名追踪工具提供高速数据,使用户能够实时获得网站排名。除了提供排名数据外,你还能立即看到每个关键词的搜索量和排名动态。你还可以查看该关键词是否出现在任何谷歌搜索结果页(SERP)功能中,比如精选摘要。

排名追踪器赋予你以下能力:
- 将同一集群中的关键词分组到文件夹中
- 给关键词打标签以突出重要查询、目标关键词等。
- 添加目标网址以检测关键词被蚕食。
- 通过日历功能比较不同日期的排名。
- 分析排名动态,发现排名的下降和跳升。
如果你想看动态,打开日历,选择一个特定的时间段。该工具会显示关键词位置的每日变化。

追踪竞争对手关键词排名
SE Ranking的关键词排名追踪工具还能同时追踪多达20个竞争对手网站的关键词排名。这些数据显示了您当前的状态和表现,方便及时调整您的SEO策略。你可以在设置项目时或其他任何时候轻松添加它们。

这样你就能看到竞争对手在你目标关键词上的排名。你可以比较数据,分析竞争对手在哪些方面表现优于你,以及如何提升关键词排名。

监控你的AI搜索可见度
关于AI搜索,可以使用SE Ranking的AI搜索工具包。它包含 AI 结果追踪器,让你可以监控品牌在 Google AI 概览、AI 模式、ChatGPT、Perplexity 和 Gemini 等 AI 回复中的表现。
您可以:
- 看看你追踪的哪些提示会让你的品牌出现在AI回答中,哪些不会。

- 将你的AI可见度与你领域的竞争对手进行比较。

- 看看还有谁出现在AI搜索中,以及你可以将精力集中在哪里。

与关键词并列跟踪提示,可以让你全面了解用户如何发现你的品牌,无论是通过传统搜索结果还是AI生成的回复。
通过谷歌搜索控制台,了解你的网站排名的关键词
谷歌是人们获取这些信息的首选网站。想了解更多关于你网站自然搜索表现及其排名关键词的信息,可以搭建谷歌搜索控制台并利用其报告。
要使用 GSC 查找你网站排名的关键词,请访问“搜索结果→表现→查询”。
这里你会看到谷歌搜索控制台的表现报告,显示你的网站在谷歌排名中的所有不同关键词。你还会看到总点击量、曝光量、平均点击率和排名的数据。
顺便说一句,点击页面顶部的“平均点击率”和“平均排名”会将相应数据添加到下表中。

你可以用很多方法利用这些数据。也许你想看到所有在谷歌第二页及更远页面排名,但每月点击超过30的关键词。这些关键词对你有效,但你的竞争对手做得更好。如果你对针对这些关键词的网页进行优化,就能进入谷歌第一页。因此,这将大幅提升你的网站流量。
请注意,与付费SEO工具不同,谷歌搜索控制台不提供选择你想追踪的关键词的选项。这里你会找到所有在搜索中显示你网站的关键词和搜索短语列表。它通常非常长,包含大量非定向搜索。如果你采用手动方法,可以分别使用“查询”筛选器检查每个关键词的排名。只需点击小部件上方的+新信息即可。

更多推荐



所有评论(0)