计算机毕业设计Django+LLM大模型房价预测 房源推荐系统 二手房推荐系统 房价可视化 链家爬虫 房源爬虫 房源可视化 卷积神经网络 大数据毕业设计 机器学习
摘要:本文介绍了一个基于Django框架与LLM大模型的房价预测系统设计方案。研究旨在通过融合传统机器学习模型(如XGBoost、LSTM)与大型语言模型(LLM)的处理能力,提升房价预测的准确性。系统将整合结构化数据(面积、位置等)和非结构化数据(房源描述、评论等),采用Django构建Web交互平台。研究内容包括数据采集、特征工程、模型训练与评估(MAE、RMSE指标)、系统实现等环节,创新点
温馨提示:文末有 CSDN 平台官方提供的学长联系方式的名片!
温馨提示:文末有 CSDN 平台官方提供的学长联系方式的名片!
温馨提示:文末有 CSDN 平台官方提供的学长联系方式的名片!
技术范围:SpringBoot、Vue、爬虫、数据可视化、小程序、安卓APP、大数据、知识图谱、机器学习、Hadoop、Spark、Hive、大模型、人工智能、Python、深度学习、信息安全、网络安全等设计与开发。
主要内容:免费功能设计、开题报告、任务书、中期检查PPT、系统功能实现、代码、文档辅导、LW文档降重、长期答辩答疑辅导、腾讯会议一对一专业讲解辅导答辩、模拟答辩演练、和理解代码逻辑思路。
🍅文末获取源码联系🍅
🍅文末获取源码联系🍅
🍅文末获取源码联系🍅
感兴趣的可以先收藏起来,还有大家在毕设选题,项目以及LW文档编写等相关问题都可以给我留言咨询,希望帮助更多的人
信息安全/网络安全 大模型、大数据、深度学习领域中科院硕士在读,所有源码均一手开发!
感兴趣的可以先收藏起来,还有大家在毕设选题,项目以及论文编写等相关问题都可以给我留言咨询,希望帮助更多的人

介绍资料
以下是一份关于《Django+LLM大模型房价预测》的开题报告框架及内容示例,供参考:
开题报告
题目:基于Django与LLM大模型的房价预测系统设计与实现
一、研究背景与意义
- 背景
- 房价预测是房地产领域的重要应用场景,传统方法依赖统计模型(如线性回归、时间序列分析),但存在特征提取能力有限、无法处理非结构化数据(如文本描述、图片)等问题。
- 近年来,大型语言模型(LLM,如GPT-4、Llama、文心一言等)在自然语言处理和多模态数据理解方面表现出色,可结合结构化数据(如面积、位置)与非结构化数据(如房源描述、周边配套评价)提升预测精度。
- Django作为高效Python Web框架,可快速构建交互式房价预测平台,实现模型部署与用户可视化交互。
- 意义
- 学术价值:探索LLM在结构化数据预测任务中的融合应用,拓展传统房价预测模型的技术边界。
- 实践价值:为购房者、投资者提供更精准的房价参考,辅助房地产企业制定定价策略。
二、国内外研究现状
- 房价预测研究现状
- 传统方法:基于特征工程的机器学习模型(如XGBoost、随机森林)和深度学习模型(如LSTM、CNN)。
- 最新进展:结合多模态数据(如卫星图像、文本评论)的混合模型,但LLM的应用仍较少。
- LLM应用研究现状
- LLM在文本生成、问答系统等领域成熟,但在结构化预测任务中需结合微调(Fine-tuning)或提示工程(Prompt Engineering)。
- 已有研究尝试将LLM用于金融预测、医疗诊断等,但房价预测场景尚未充分探索。
- Django在AI应用中的现状
- Django常用于部署机器学习模型(如通过Django REST Framework提供API接口),但与LLM结合的案例较少。
三、研究目标与内容
- 研究目标
- 设计并实现一个基于Django的房价预测系统,集成LLM大模型提升预测精度。
- 探索LLM在处理非结构化数据(如房源描述)中的有效性,优化模型融合策略。
- 研究内容
- 数据收集与预处理:
- 结构化数据:爬取房产平台数据(面积、户型、地理位置等)。
- 非结构化数据:房源文本描述、用户评论、周边配套信息。
- 数据清洗与特征工程(如文本分词、地理编码)。
- 模型构建:
- 基线模型:XGBoost、LSTM等传统方法。
- LLM融合模型:
- 方案1:将文本特征通过LLM编码后输入传统模型(如LLM+XGBoost)。
- 方案2:直接微调LLM完成端到端预测(如使用Llama-2进行指令微调)。
- 系统实现:
- 基于Django的后端开发(数据库设计、API接口)。
- 前端交互界面(用户输入房源信息、展示预测结果)。
- 模型部署与性能优化(如ONNX加速、模型量化)。
- 实验与评估:
- 对比不同模型的预测精度(MAE、RMSE等指标)。
- 分析LLM在非结构化数据处理中的贡献度。
- 数据收集与预处理:
四、研究方法与技术路线
- 研究方法
- 文献调研法:分析现有房价预测模型与LLM应用案例。
- 实验法:通过AB测试对比不同模型的性能。
- 工程实现法:基于Django完成系统开发。
- 技术路线
mermaid1graph TD 2 A[数据采集] --> B[数据预处理] 3 B --> C[特征工程] 4 C --> D[模型训练] 5 D --> E[基线模型: XGBoost/LSTM] 6 D --> F[LLM融合模型] 7 E --> G[模型评估] 8 F --> G 9 G --> H[系统集成] 10 H --> I[Django部署]
五、预期成果与创新点
- 预期成果
- 完成一个可交互的房价预测Web系统,支持用户输入房源信息并获取预测结果。
- 发表一篇核心期刊或国际会议论文,申请一项软件著作权。
- 创新点
- 多模态数据融合:首次将LLM引入房价预测,结合文本与结构化数据。
- 轻量化部署:通过模型量化与Django优化,实现低延迟在线预测。
六、研究计划与进度安排
| 阶段 | 时间 | 任务 |
|---|---|---|
| 文献调研 | 第1-2月 | 完成相关领域论文与案例分析 |
| 数据采集 | 第3月 | 爬取数据并完成预处理 |
| 模型开发 | 第4-5月 | 训练基线模型与LLM融合模型 |
| 系统实现 | 第6月 | 完成Django前后端开发 |
| 测试优化 | 第7月 | 系统测试与性能调优 |
| 论文撰写 | 第8月 | 完成论文与答辩材料 |
七、参考文献
- Devlin J, et al. BERT: Pre-training of Deep Bidirectional Transformers for Language Understanding. NAACL 2019.
- Chen T, Guestrin C. XGBoost: A Scalable Tree Boosting System. KDD 2016.
- Django官方文档: https://docs.djangoproject.com/
- 李明等. 基于多模态数据的房价预测模型研究[J]. 计算机应用, 2022.
八、指导教师意见
(待填写)
注意事项:
- 可根据实际数据来源(如链家、安居客)和LLM模型(如GPT-3.5、Qwen)调整技术细节。
- 若涉及商业数据,需注意数据隐私与合规性。
- 创新点可进一步细化(如对比不同LLM的预测效果)。
希望这份框架对您有所帮助!
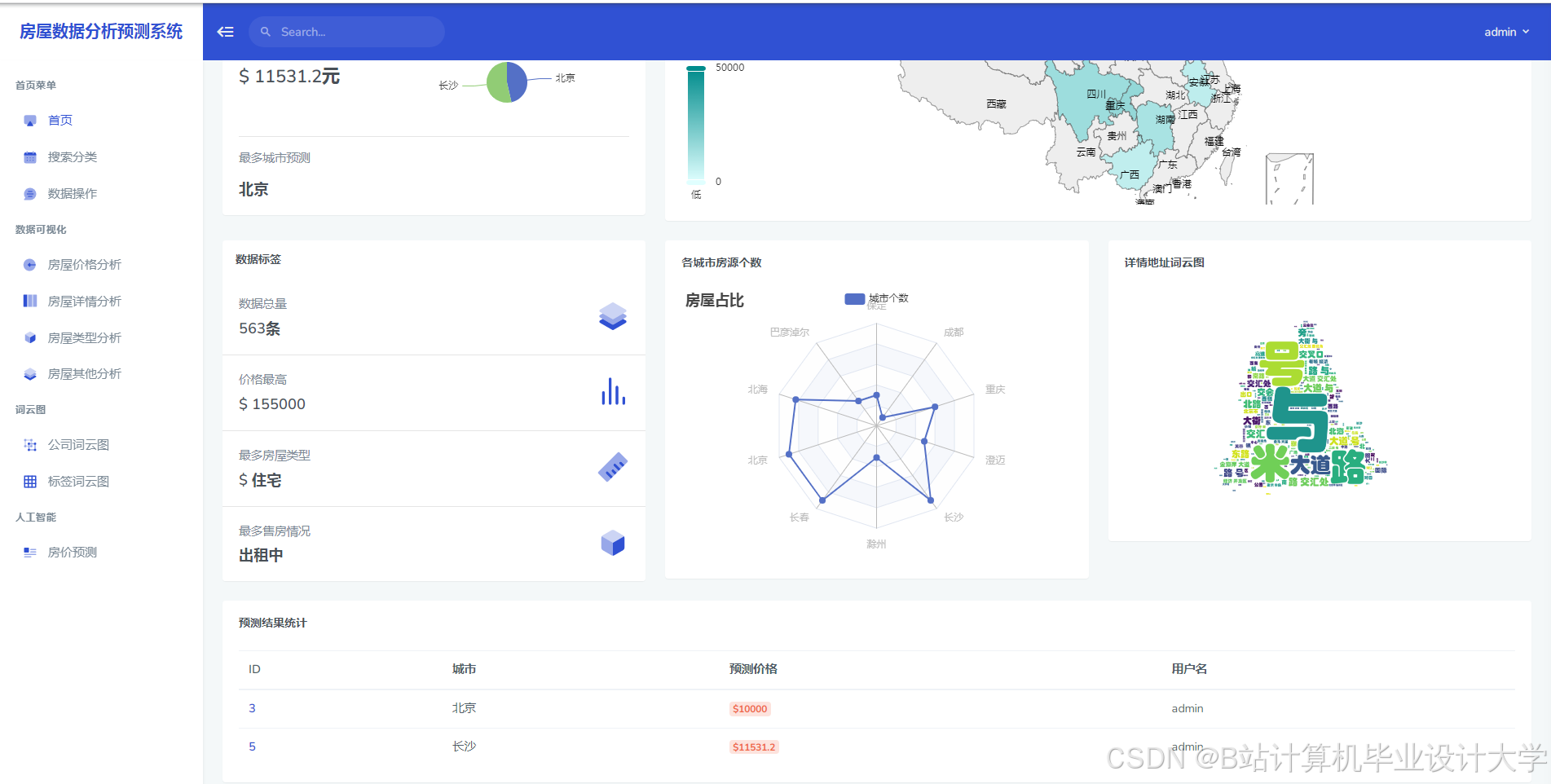
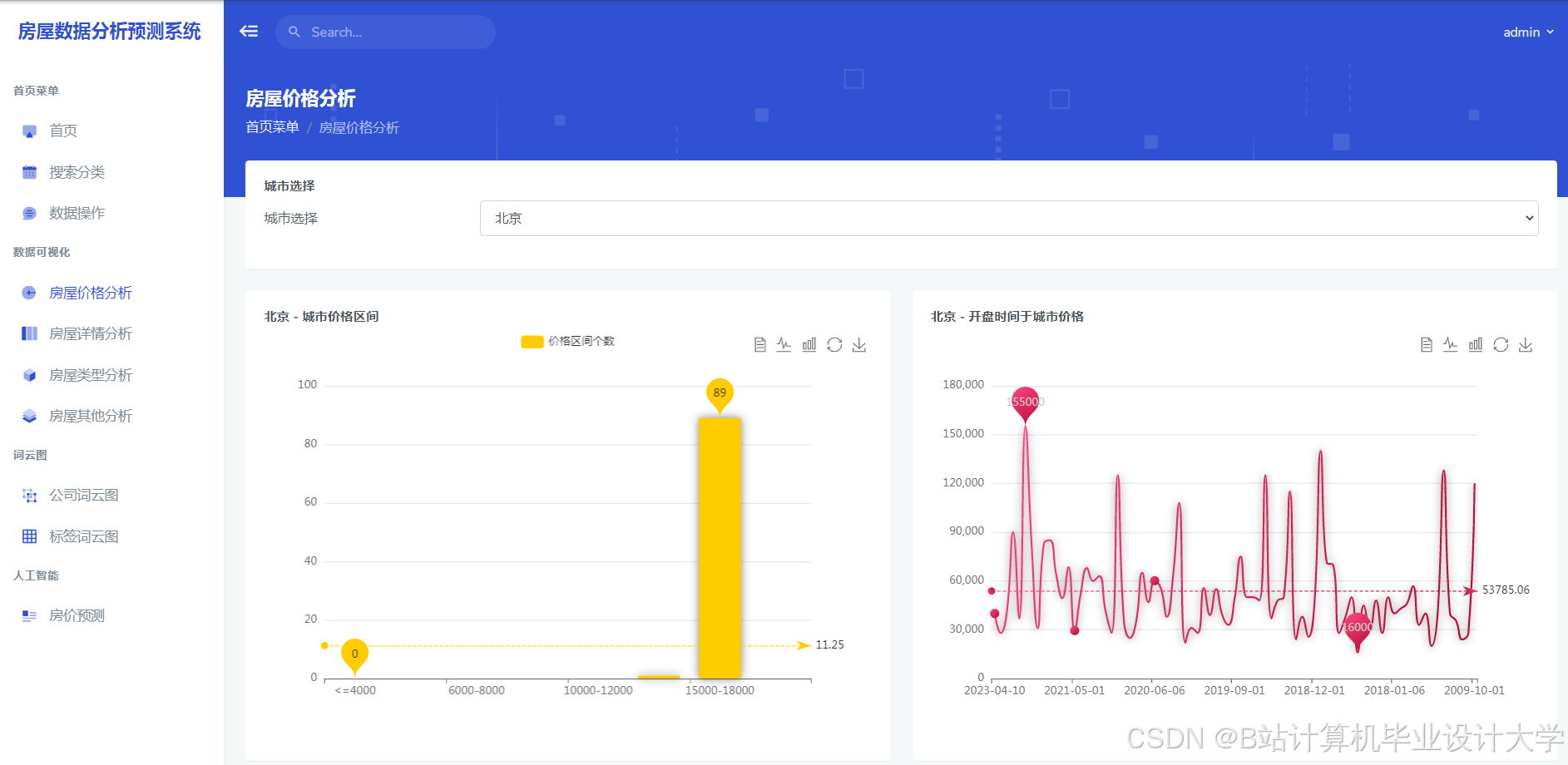
运行截图
推荐项目
上万套Java、Python、大数据、机器学习、深度学习等高级选题(源码+lw+部署文档+讲解等)
项目案例











优势
1-项目均为博主学习开发自研,适合新手入门和学习使用
2-所有源码均一手开发,不是模版!不容易跟班里人重复!

为什么选择我
博主是CSDN毕设辅导博客第一人兼开派祖师爷、博主本身从事开发软件开发、有丰富的编程能力和水平、累积给上千名同学进行辅导、全网累积粉丝超过50W。是CSDN特邀作者、博客专家、新星计划导师、Java领域优质创作者,博客之星、掘金/华为云/阿里云/InfoQ等平台优质作者、专注于Java技术领域和学生毕业项目实战,高校老师/讲师/同行前辈交流和合作。
🍅✌感兴趣的可以先收藏起来,点赞关注不迷路,想学习更多项目可以查看主页,大家在毕设选题,项目代码以及论文编写等相关问题都可以给我留言咨询,希望可以帮助同学们顺利毕业!🍅✌
源码获取方式
🍅由于篇幅限制,获取完整文章或源码、代做项目的,拉到文章底部即可看到个人联系方式。🍅
点赞、收藏、关注,不迷路,下方查↓↓↓↓↓↓获取联系方式↓↓↓↓↓↓↓↓
更多推荐




















所有评论(0)