BetterYeah智能体开发:数据库概述
数据库是一种关系型数据库,它在Agent中扮演着重要的角色,它用于存储和检索各种关系型的结构化数据。与知识库侧重于存储非结构化的知识不同,数据库更关注于结构化数据的有效管理和使用。
数据库是一种关系型数据库,它在Agent中扮演着重要的角色,它用于存储和检索各种关系型的结构化数据。与知识库侧重于存储非结构化的知识不同,数据库更关注于结构化数据的有效管理和使用。
Agent需要记录和更新的结构化信息(例如用户交互历史、交易订单、环境状态变化等等)都会存储在数据库中。而且Agent可以通过查询数据库获取特定信息,例如某个用户的购买记录、某些产品不同规格之间的差异、财务的数据分析等。数据库为Agent提供了可靠的数据支持,使其能够根据历史数据和当前环境做出更明智的决策和行动。
使用场景
- 在电商平台,智能客服Agent可以使用数据库查询商品信息、用户订单历史和物流状态,从而解答用户疑问并提供个性化服务;推荐系统Agent可以利用数据库中的用户行为数据、商品特征和用户画像,为用户推荐感兴趣的商品
- 金融领域的交易Agent可以利用数据库中的市场数据、交易规则和风险评估模型,进行自动化交易和风险管理
如何创建一个数据库
以创建“母婴销售助手”的数据库为例
新建数据库

输入名称“母婴销售助手”

添加数据表
添加数据表有两种方式,导入数据表和创建数据表

导入数据表
(1)选择文件导入数据库

(2)导入成功后,系统自动解析填入数据表名称和表头

(3)填入数据表描述,点击保存

共42条数据

创建数据表
(1)填入数据表名称和描述,方便在Agent/flow里调用
名称:母婴小店销售数据
描述:该表用于存储母婴小店的销售记录,包括各类商品的销售情况和相关信息。

(2)在红色框内创建数据表的表头

点击保存,创建成功

在此界面可以手动输入或者直接导入已有的数据表

数据库功能
创建多个表格
点击“+”号,重复【添加数据表】的操作,可在数据库内创建多个表格

筛选
通过添加过滤器,对数据表进行处理

eg.过滤“宝宝乐婴儿车”的数据,得到下面14行数据

“全选”,右键“删除所选行”

删除筛选器后,得到筛选后的表格

剩余25行数据

调用数据库
Agent里调用数据库
(1)点击“数据”,有【添加数据表】和【选择已有数据库】两种方式
【添加数据表】在如何创建一个数据库里有详细介绍

【选择已有数据库】即可成功调用


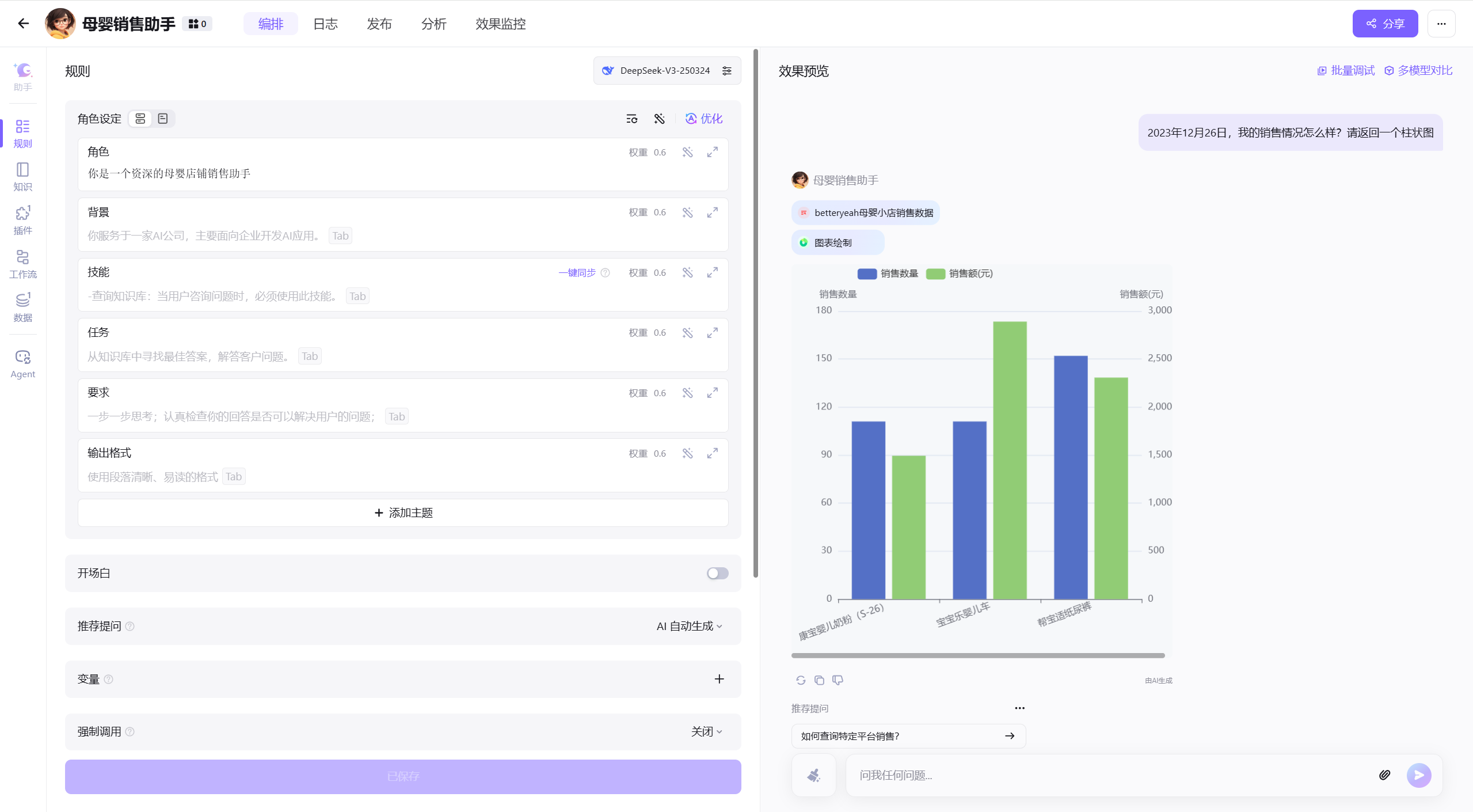
(2)效果预览,用户自然语言提问 → Agent自动解析意图→ 精准检索数据表 → 运用图标绘制插件 → 返回结构化结果

Flow里调用数据库
工作流中可以通过数据库节点,选择对应的数据库,根据SQL语句对数据库里的数据进行增、删、改、查
注意:执行SQL必加 LIMIT 限制,SQL最多处理500行数据,未加LIMIT将触发智能拦截

以“店铺销售助手”的工作流为例
(1)调用数据库里的“betteryeah母婴小店销售数据”表格
选择已创建的数据库【母婴销售助手】

在SQL里填入以下信息
SELECT * --表示查询结果将返回表中的所有列(即全部字段)
FROM betteryeah母婴小店销售数据--选择数据库里的表格
WHERE 产品='宝宝乐婴儿车' AND 平台='抖音'--筛选符合条件的记录
limit 500--查询行数最多500行
(2)选择LLM处理销售数据,生成销售报告

根据数据库信息{{database_1}},帮我写一份销售报告
## 回复格式
- 参考下面的格式:
-------
# 2024年XXX销售报告
## 一、概述
## 二、销售绩效
## 三、平台分析
## 四、市场分析与建议
## 五、结论
----------
直接返回结果即可
(3)点击运行,得到需要的销售报告


注意事项
数据库里调用变量,我们正常选择变量之后,需要考虑对应的变量值是否是字符串类型,若是需要给变量加单引号标识
eg.构建一个简单工作流,实现查询数据库的功能
开始(输入查询关键词)→数据库→结束
输入节点的变量【查询关键词】是字符串类型,在数据库调用该变量时,要加单引号。格式:"message",如下图红色框所示。

运行测试,输入“宝宝婴儿车”,得到查找后的结果

《DeepSeek高效数据分析:从数据清洗到行业案例》聚焦DeepSeek在数据分析领域的高效应用,是系统讲解其从数据处理到可视化全流程的实用指南。作者结合多年职场实战经验,不仅深入拆解DeepSeek数据分析的核心功能——涵盖数据采集、清洗、预处理、探索分析、建模(回归、聚类、时间序列等)及模型评估,更通过金融量化数据分析、电商平台数据分析等真实行业案例,搭配报告撰写技巧,提供独到见解与落地建议。助力职场人在激烈竞争中凭借先进技能突破瓶颈,实现职业进阶,开启发展新篇。

更多推荐


所有评论(0)