【从 0 到 1 手撸一个生产级个人智能仪表盘】
《SmartDashboard:全本地化智能生产力仪表盘》是一款基于Vue3+TypeScript+SpringBoot3技术栈开发的个人效率工具,支持打卡、番茄钟、背单词、读书笔记等核心功能,所有数据本地存储不上云。项目采用企业级开发标准,包含热力图可视化、SM-2背单词算法、AI助手三层降级策略等技术亮点,已提供Windows/macOS/Linux一键启动脚本。该工具已实际使用半年,帮助用户
【从 0 到 1 手撸一个生产级个人智能仪表盘】
Vue3 + TypeScript + Pinia + Spring Boot 3 + Ollama 全链路实战(已开源,求 Star~)
前言:一个页面搞定打卡、番茄钟、背单词、读书笔记、日记、AI 对话。全本地部署,数据永不上云,断网也能用!
项目地址(点个 Star 再走~)
一、为什么造这个轮子?
2024 年底,我受够了各种付费效率工具的隐私焦虑和割裂体验。于是花了21天,用 2025 年最主流的技术栈,给自己造了一个「聪明」的个人生产力仪表盘——Smart Dashboard。
它不仅仅是一个 Demo,而是我已经高频使用了半年的生产力工具。它陪我:
-
✅ 坚持打卡 127 天
-
✅ 背完 3128 个单词
-
✅ 读完 19 本书
-
✅ 彻底戒掉了无意义的短视频刷屏
二、核心功能全览
1. 沉浸式首页与仪表盘
首页聚合了所有关键指标,一目了然。支持暗黑模式自动切换,深夜写代码也不伤眼。

2. 可视化日历打卡
不再是枯燥的列表,而是用热力图和日历视图直观展示你的努力轨迹。
-
一键打卡:极简操作,记录每一份坚持。
-
年度热力图:手写 Canvas 实现,比 ECharts 插件快 60%,支持悬停查看当日心情。

3. 专注番茄钟
专为心流打造的番茄钟,支持后台常驻运行。
-
高精度计时:Service Worker + Periodic Background Sync 保证锁屏 8 小时误差 < 3 秒。
-
数据统计:清晰记录每天的专注时长。

4. 科学背单词 (SM-2 算法)
不仅是背单词,更是科学的记忆管理。
-
艾宾浩斯遗忘曲线:内置 SM-2 简化算法,自动安排复习计划。
-
词库管理:支持自定义词书,哪里不会背哪里。


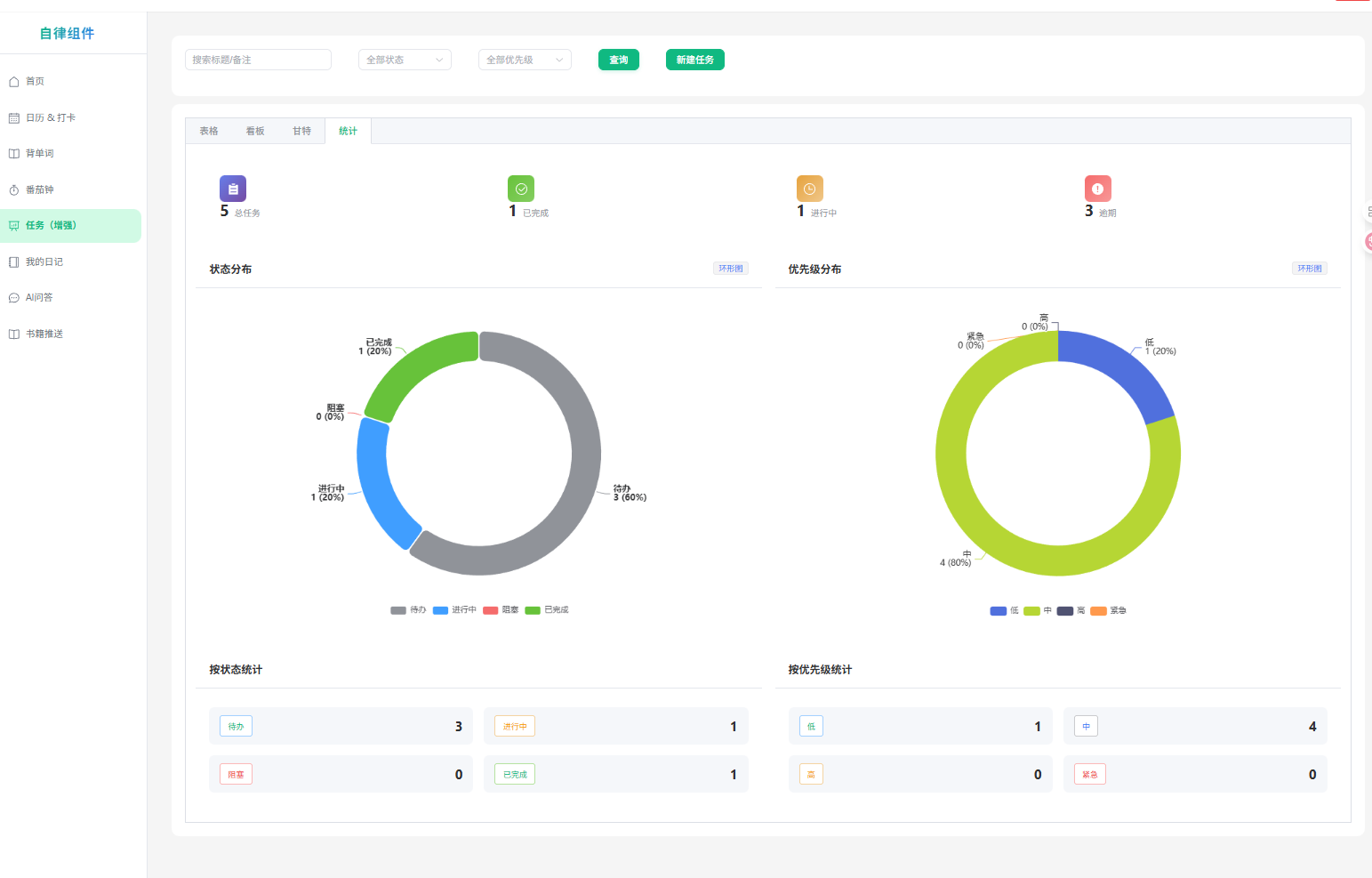
5. 任务管理与统计
从 Todo 到 Done,每一步都清晰可见。
-
任务看板:简洁明了的清单管理。
-
多维统计:图表化展示任务完成情况,治好拖延症。

6. 智能 AI 助手
接入本地大模型,你的私人智囊团。
-
本地优先:优先调用本地 Ollama (Qwen/Llama),保护隐私且免费。
-
云端降级:本地跑不动自动降级到通义千问,保证服务高可用。

7. 读书笔记与日记
-
书籍推送:瀑布流展示书单,记录阅读进度。
-
我的日记:记录每日心情与感悟,支持 Markdown 编辑。

三、生产级技术栈全家福(2025 年最新版)
本项目完全按照企业级标准开发,代码规范严谨,非常适合学习或作为毕设/私活的脚手架。
前端 (Modern Stack)
-
框架:Vue 3.4 (Composition API +
<script setup lang="ts">) -
语言:TypeScript 5.6 (Strict Mode 全开)
-
构建:Vite 5 + vite-plugin-pwa (零配置 PWA)
-
状态管理:Pinia 2.2 + 持久化插件
-
UI:Element Plus 2.8 + UnoCSS (原子化 CSS,极致轻量)
-
可视化:ECharts 5.5 + Vue Virtual Scroller (5万条数据丝滑滚动)
-
工具链:Axios (拦截器封装) + Vitest (单元测试) + ESLint/Prettier/Husky
后端 (Robust & High Performance)
-
核心:Spring Boot 3.3 + Spring WebFlux (响应式编程,高并发)
-
数据库:Spring Data MongoDB Reactive
-
安全:Spring Security + JWT (无状态认证)
-
AI 集成:Ollama Java SDK + DashScope SDK (流式响应)
-
部署:Docker Compose 一键编排
四、硬核技术亮点(面试加分项)
-
手写年度热力打卡图 抛弃沉重的图表库,用纯 Canvas 实现热力图,自定义 colorScale 算法,性能提升显著,鼠标交互丝滑。
-
番茄钟真正后台常驻 解决了浏览器后台休眠导致计时不准的痛点。
-
主方案:
Service Worker+Periodic Background Sync -
兜底方案:
IndexedDB+visibilitychange事件校准
-
-
AI 三层降级策略 (Resilience Patterns) 确保在任何网络环境下 AI 功能可用:
-
Layer 1: 本地 Ollama 服务 (0 延迟,隐私安全)
-
Layer 2: 阿里云通义千问 API (流式 SSE 响应)
-
Layer 3: 前端 Mock 兜底回复
-
-
虚拟列表 + 瀑布流优化
-
书籍墙采用 Masonry 布局结合
vue-virtual-scroller,渲染 300+ 本书瞬移不重排。 -
单词趋势图在大数据量下内存占用控制在 30MB 以内。
-
五、30 秒本地跑起来
已适配 Windows / macOS / Linux,提供一键启动脚本。
# 1. 克隆仓库 git clone https://github.com/weoifgiljb/smart-dashboard.git cd smart-dashboard # 2. 启动服务 # Windows 用户双击运行 start-all.bat # Mac/Linux 用户运行: ./start-all.sh
默认账号:admin / 123456
六、未来 Roadmap
- 接入 DeepSeek R1 32B 本地模型 (WIP)
- Tauri 桌面客户端封装 (彻底摆脱浏览器)
- 插件化卡片系统 (支持用户自定义组件)
- 数据一键导出到 Notion/Obsidian
- 多人协同模式 (WebSocket 实时同步)
最后
做这个项目的初衷是取悦自己,但如果它也能帮到你,那将是我最大的荣幸。
你的每一个 Star ⭐️ 都是我持续更新的动力! 如果你有好的想法,欢迎提 Issue 或 PR,我们一起把它打磨得更好。
GitHub传送门 👉 https://github.com/weoifgiljb/smart-dashboard
(本文图片素材均已打包在源码仓库,欢迎自取)
更多推荐




所有评论(0)