智能无人仓库管理系统(含详细码源~基于React+TypeScript+Vite):
·
智能无人仓库管理系统(含详细码源~基于React+TypeScript+Vite):
详细码源:
【码源】智能无人仓库管理系统(详细码源上~基于React+TypeScript+Vite):(点击可跳转)
【码源】智能无人仓库管理系统(详细码源下~基于React+TypeScript+Vite):(点击可跳转)
一、基于React的智能无人仓库管理系统设计与实现
- 本文介绍了一个基于React.js技术栈开发的智能无人仓库管理系统的设计与实现。该系统采用现代化的前端技术架构,集成了货物管理、机器人管理、库存管理、数据分析、用户管理和系统设置等核心功能模块。系统通过响应式设计、暗黑主题支持、数据可视化等技术特性,为仓库运营提供了高效、直观的管理界面。本文详细阐述了系统的技术架构、功能模块设计、用户界面实现以及系统特色功能,为类似系统的开发提供了参考。
1. 引言:
-
随着电子商务和物流行业的快速发展,传统仓库管理模式已无法满足现代物流需求。智能无人仓库管理系统作为现代物流技术的重要组成部分,通过自动化设备和智能算法,能够显著提高仓库运营效率,降低人工成本,提升货物处理精度。
-
本系统采用React.js作为前端框架,结合现代化的UI组件库和可视化技术,构建了一个功能完善、用户友好的仓库管理平台。系统不仅提供了基础的CRUD操作,还集成了数据可视化、实时监控、权限管理等高级功能,为仓库管理人员提供了全方位的管理工具。
2. 系统架构设计:
2.1 技术栈选择
系统采用以下技术栈:
- 前端框架: React 18.x
- 构建工具: Vite
- 包管理器: pnpm
- 样式框架: Tailwind CSS
- 动画库: Framer Motion
- 图表库: Recharts
- 图标库: Lucide React
- 通知组件: Sonner
- 表单验证: Zod
- 路由管理: React Router DOM
- 开发语言: TypeScript
2.2 项目结构
智能无人仓库管理系统/
├── src/
│ ├── components/ # 通用组件
│ │ ├── Empty.tsx
│ │ └── LoginPage.tsx
│ ├── contexts/ # 上下文管理
│ │ └── authContext.ts
│ ├── hooks/ # 自定义Hooks
│ │ └── useTheme.ts
│ ├── lib/ # 工具函数
│ │ └── utils.ts
│ ├── pages/ # 页面组件
│ │ ├── Home.tsx
│ │ ├── GoodsManagement.tsx
│ │ ├── RobotManagement.tsx
│ │ ├── InventoryManagement.tsx
│ │ ├── AnalyticsPage.tsx
│ │ ├── UserManagement.tsx
│ │ └── SystemSettings.tsx
│ ├── App.tsx # 主应用组件
│ ├── main.tsx # 应用入口
│ └── index.css # 全局样式
├── package.json
├── vite.config.ts
├── tailwind.config.js
└── tsconfig.json
2.3 系统架构特点
- 组件化设计: 采用React函数组件和Hooks,实现高度模块化的代码结构
- 类型安全: 使用TypeScript确保代码的类型安全和可维护性
- 响应式布局: 基于Tailwind CSS实现完全响应式的用户界面
- 状态管理: 使用React Context进行全局状态管理
- 路由保护: 实现基于认证状态的路由保护机制
3. 核心功能模块:
3.1 用户认证与权限管理
系统实现了完整的用户认证和权限管理机制:
3.1.1 认证上下文(AuthContext)
interface AuthContextType {
isAuthenticated: boolean;
setIsAuthenticated: (value: boolean) => void;
}
3.1.2 路由保护
通过ProtectedRoute组件实现路由级别的访问控制:
- 未认证用户自动重定向到登录页面
- 支持嵌套路由保护
- 提供友好的用户体验
3.1.3 用户管理功能
- 用户CRUD操作: 创建、读取、更新、删除用户
- 角色管理: 管理员、操作员、查看者三种角色
- 权限控制: 细粒度的功能权限管理
- 状态管理: 用户活跃、未激活、锁定状态
3.2 货物管理模块
货物管理模块提供完整的货物生命周期管理:
3.2.1 核心功能
- 货物信息管理: 货物ID、名称、分类、状态等
- 分类管理: 支持多级分类体系
- 状态跟踪: 在库、出库、待处理等状态
- 搜索筛选: 多维度搜索和筛选功能
3.2.2 数据可视化
- 分类统计图表: 使用Recharts实现货物分类分布饼图
- 趋势分析: 货物入库出库趋势分析
- 实时更新: 数据实时刷新和状态同步
3.2.3 用户界面特性
- 响应式表格: 支持移动端和桌面端适配
- 分页功能: 高效的数据分页展示
- 模态框操作: 优雅的添加、编辑、删除操作界面
3.3 机器人管理模块
机器人管理模块实现智能设备的全生命周期管理:
3.3.1 机器人信息管理
- 基本信息: 机器人ID、型号、状态、位置
- 性能监控: 电池电量、工作效率、故障率
- 传感器状态: 多种传感器状态监控
- 任务管理: 任务分配、执行状态跟踪
3.3.2 任务调度系统
- 任务创建: 支持多种任务类型创建
- 优先级管理: 任务优先级设置和排序
- 状态跟踪: 待处理、进行中、已完成状态
- 性能分析: 机器人工作效率和任务完成情况分析
3.3.3 可视化监控
- 实时状态: 机器人实时状态监控面板
- 性能图表: 工作效率、故障率趋势分析
- 地图显示: 机器人位置和移动轨迹可视化
3.4 库存管理模块
库存管理模块提供全面的库存监控和管理功能
3.4.1 库存监控
- 库存警报: 低库存、过期货物等预警机制
- 库存移动: 入库、出库、调拨记录管理
- 盘点管理: 定期盘点任务创建和执行
3.4.2 数据分析
- 库存趋势: 库存量变化趋势分析
- 分类统计: 不同类别货物库存分布
- 周转率分析: 库存周转效率分析
3.4.3 预警系统
- 智能预警: 基于库存水平的自动预警
- 多级预警: 不同严重程度的预警等级
- 处理流程: 预警处理工作流程管理
3.5 数据分析模块
数据分析模块提供全面的数据可视化和分析功能
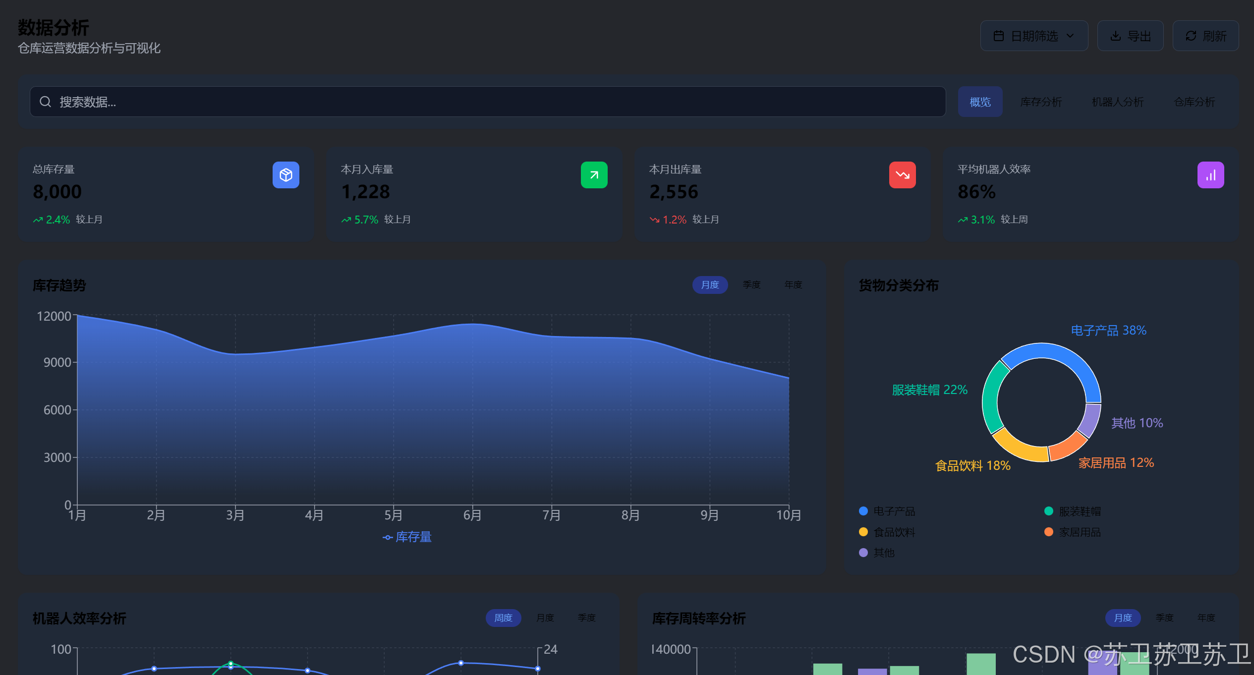
3.5.1 概览分析
- 关键指标: 总库存量、入库量、出库量、机器人效率
- 趋势图表: 库存趋势、机器人效率、周转率分析
- 分类分布: 货物分类分布饼图
3.5.2 多维度分析
- 库存分析: 入库出库对比、分类分布、周转率趋势
- 机器人分析: 效率趋势、任务完成情况、效率与任务量关系
- 仓库分析: 区域利用率、库存趋势、容量分析
3.5.3 交互功能
- 日期筛选: 支持自定义日期范围筛选
- 数据导出: 支持分析数据导出功能
- 实时刷新: 数据实时更新和同步
3.6 系统设置模块
系统设置模块提供全面的系统配置和管理功能
3.6.1 基本设置
- 系统信息: 系统名称、默认主题、语言设置
- 显示设置: 日期格式、时间格式配置
- 主题管理: 浅色、深色、跟随系统主题
3.6.2 通知设置
- 警报配置: 库存警报、机器人状态警报
- 通知方式: 邮件通知、短信通知配置
- 系统更新: 系统更新通知设置
3.6.3 安全设置
- 认证配置: 两步验证、密码策略设置
- 会话管理: 会话超时时间配置
- 权限控制: 细粒度权限管理
3.6.4 备份设置
- 自动备份: 备份频率、时间、保留策略
- 备份状态: 上次备份、下次备份时间显示
- 数据保护: 数据安全和恢复机制
3.6.5 仓库设置
- 布局配置: 仓库布局、区域、通道配置
- 容量计算: 自动计算仓库容量和货架数量
- 优化建议: 基于配置的性能优化建议
4. 用户界面设计:
4.1 设计原则
- 用户中心设计: 以用户需求为导向,提供直观易用的界面
- 一致性原则: 保持界面元素、交互方式的一致性
- 响应式设计: 支持多种设备和屏幕尺寸
- 可访问性: 考虑不同用户群体的使用需求
4.2 视觉设计:
4.2.1 色彩系统
- 主色调: 蓝色系(#3b82f6)作为主要品牌色
- 辅助色: 绿色(成功)、红色(警告)、黄色(提醒)
- 中性色: 灰色系用于文本和背景
- 暗黑模式: 完整的暗黑主题支持
4.2.2 排版系统
- 字体层次: 清晰的字体大小和权重层次
- 间距系统: 基于Tailwind CSS的间距系统
- 对齐方式: 统一的文本和元素对齐方式
4.2.3 组件设计
- 卡片设计: 信息分组和层次展示
- 按钮设计: 多种按钮样式和状态
- 表单设计: 统一的表单元素样式
- 导航设计: 清晰的导航结构和状态指示
4.3 交互设计:
4.3.1 动画效果
使用Framer Motion实现丰富的动画效果:
- 页面切换: 平滑的页面过渡动画
- 元素出现: 渐入和滑入动画效果
- 状态变化: 按钮、表单等状态变化动画
- 加载状态: 优雅的加载动画和骨架屏
4.3.2 用户反馈
- 操作反馈: 即时的操作成功/失败反馈
- 状态指示: 清晰的加载、处理状态指示
- 错误处理: 友好的错误提示和处理机制
4.3.3 响应式交互
- 触摸友好: 适配移动设备的触摸交互
- 键盘导航: 支持键盘导航和快捷键
- 手势支持: 支持常见的手势操作
5. 技术实现细节:
5.1 状态管理:
5.1.1 全局状态管理
使用React Context进行全局状态管理:
// 认证状态管理
const AuthContext = createContext<AuthContextType | undefined>(undefined);
// 主题状态管理
const useTheme = () => {
const [theme, setTheme] = useState<'light' | 'dark'>('light');
// 主题切换逻辑
};
5.1.2 本地状态管理
使用React Hooks进行组件级状态管理:
useState:基础状态管理useEffect:副作用处理useCallback:性能优化useMemo:计算属性缓存
5.2 数据可视化:
5.2.1 图表库选择
选择Recharts作为主要图表库:
- 优势: 基于React设计,与项目技术栈完美契合
- 功能: 支持多种图表类型(折线图、柱状图、饼图等)
- 定制性: 高度可定制的样式和交互
- 性能: 优秀的渲染性能
5.2.2 图表实现
// 库存趋势图实现
<AreaChart data={inventoryTrend}>
<Area
type="monotone"
dataKey="inventory"
stroke="#3b82f6"
fill="url(#colorInventory)"
/>
<XAxis dataKey="month" />
<YAxis />
<Tooltip />
<Legend />
</AreaChart>
5.3 响应式设计:
5.3.1 断点系统
基于Tailwind CSS的响应式断点:
sm:640px及以上md:768px及以上lg:1024px及以上xl:1280px及以上
5.3.2 布局适配
// 响应式网格布局
<div className="grid grid-cols-1 md:grid-cols-2 lg:grid-cols-3 gap-4">
{/* 内容 */}
</div>
// 响应式表格
<div className="overflow-x-auto">
<table className="min-w-full">
{/* 表格内容 */}
</table>
</div>
5.4 性能优化:
5.4.1 代码分割
使用React.lazy实现组件懒加载:
const LazyComponent = React.lazy(() => import('./Component'));
5.4.2 渲染优化
- 使用
React.memo避免不必要的重渲染 - 使用
useCallback和useMemo优化计算和函数 - 合理使用
key属性优化列表渲染
5.4.3 资源优化
- 图片懒加载和压缩
- CSS和JavaScript代码压缩
- 使用CDN加速静态资源加载
6. 系统特色功能:
6.1 暗黑主题支持:
系统实现了完整的暗黑主题支持:
6.1.1 主题切换
- 自动检测: 根据系统设置自动切换主题
- 手动切换: 用户可手动切换明暗主题
- 持久化: 主题选择持久化存储
6.1.2 主题适配
- 色彩适配: 所有UI元素都支持明暗主题
- 图表适配: 图表颜色和样式自动适配主题
- 图标适配: 图标颜色和样式主题适配
6.2 数据可视化:
6.2.1 多维度图表
- 趋势分析: 时间序列数据趋势展示
- 分布分析: 分类数据分布展示
- 对比分析: 多维度数据对比展示
- 实时更新: 数据实时刷新和更新
6.2.2 交互式图表
- 缩放功能: 支持图表缩放和拖拽
- 筛选功能: 支持数据筛选和钻取
- 导出功能: 支持图表数据导出
6.3 实时监控:
6.3.1 状态监控
- 实时状态: 机器人、库存等实时状态监控
- 预警系统: 异常状态自动预警
- 状态历史: 状态变化历史记录
6.3.2 性能监控
- 性能指标: 系统性能指标实时监控
- 资源使用: 资源使用情况监控
- 异常检测: 异常情况自动检测和报告
6.4 权限管理:
6.4.1 角色权限
- 角色定义: 管理员、操作员、查看者角色
- 权限矩阵: 细粒度的功能权限控制
- 动态权限: 支持动态权限分配和回收
6.4.2 访问控制
- 路由保护: 基于权限的路由访问控制
- 功能控制: 基于权限的功能访问控制
- 数据控制: 基于权限的数据访问控制
7. 系统测试与验证:
7.1 功能测试:
7.1.1 单元测试
- 组件测试: 各功能组件的单元测试
- 工具函数测试: 工具函数的单元测试
- Hook测试: 自定义Hook的单元测试
7.1.2 集成测试
- 模块集成: 各功能模块的集成测试
- API集成: 前后端接口集成测试
- 用户流程: 完整用户操作流程测试
7.2 性能测试:
7.2.1 加载性能
- 首屏加载: 首屏加载时间测试
- 资源加载: 静态资源加载性能测试
- 数据加载: 数据加载性能测试
7.2.2 运行性能
- 内存使用: 内存使用情况监控
- CPU使用: CPU使用情况监控
- 渲染性能: 页面渲染性能测试
7.3 兼容性测试:
7.3.1 浏览器兼容
- 主流浏览器: Chrome、Firefox、Safari、Edge
- 版本兼容: 不同浏览器版本兼容性
- 功能兼容: 各浏览器功能兼容性
7.3.2 设备兼容
- 桌面设备: 不同分辨率桌面设备
- 移动设备: 不同尺寸移动设备
- 平板设备: 平板设备适配测试
8. 部署与运维:
8.1 构建配置:
8.1.1 Vite配置
// vite.config.ts
export default defineConfig({
plugins: [react(), tsconfigPaths()],
build: {
outDir: 'dist',
sourcemap: true,
rollupOptions: {
output: {
manualChunks: {
vendor: ['react', 'react-dom'],
charts: ['recharts'],
ui: ['framer-motion', 'lucide-react']
}
}
}
}
});
8.1.2 环境配置
- 开发环境: 本地开发环境配置
- 测试环境: 测试环境配置
- 生产环境: 生产环境配置
8.2 部署策略:
8.2.1 静态部署
- CDN部署: 使用CDN加速静态资源
- 缓存策略: 合理的缓存策略配置
- 压缩优化: 资源压缩和优化
8.2.2 容器化部署
- Docker化: 使用Docker容器化部署
- Kubernetes: 使用K8s进行容器编排
- 监控告警: 部署监控和告警系统
8.3 运维监控:
8.3.1 性能监控
- APM监控: 应用性能监控
- 错误监控: 错误日志监控和告警
- 用户行为: 用户行为分析
8.3.2 安全监控
- 访问监控: 异常访问监控
- 安全扫描: 定期安全漏洞扫描
- 数据保护: 数据安全和隐私保护
9. 系统优势与创新点:
9.1 技术优势:
9.1.1 现代化技术栈
- React 18: 使用最新版本的React框架
- TypeScript: 提供类型安全和更好的开发体验
- Vite: 快速的构建工具和开发服务器
- Tailwind CSS: 高效的样式开发框架
9.1.2 性能优化
- 代码分割: 按需加载减少初始包大小
- 懒加载: 组件和资源懒加载
- 缓存策略: 合理的数据和资源缓存
- 渲染优化: 避免不必要的重渲染
9.2 功能创新:
9.2.1 智能监控
- 实时监控: 仓库运营状态实时监控
- 智能预警: 基于数据的智能预警系统
- 自动分析: 自动化的数据分析报告
9.2.2 用户体验
- 响应式设计: 完美适配各种设备
- 暗黑主题: 现代化的暗黑主题支持
- 动画效果: 丰富的交互动画效果
- 无障碍设计: 考虑无障碍访问需求
9.3 架构创新:
9.3.1 模块化设计
- 组件化: 高度模块化的组件设计
- 可复用: 高度可复用的组件和工具
- 可扩展: 易于扩展和维护的架构
9.3.2 数据驱动
- 数据可视化: 丰富的数据可视化展示
- 实时更新: 数据的实时更新和同步
- 智能分析: 基于数据的智能分析功能
10. 未来发展方向:
10.1 技术升级:
10.1.1 框架升级
- React 19: 升级到最新版本的React
- 新特性: 利用React新特性提升性能
- 并发特性: 使用React并发特性优化用户体验
10.1.2 工具升级
- 构建工具: 升级构建工具和开发工具
- 测试工具: 完善测试工具和测试覆盖率
- 监控工具: 增强监控和调试工具
10.2 功能扩展:
10.2.1 智能化功能
- AI集成: 集成人工智能算法
- 机器学习: 基于机器学习的预测分析
- 自动化: 更多自动化功能
10.2.2 移动端支持
- PWA: 渐进式Web应用支持
- 移动应用: 原生移动应用开发
- 离线功能: 离线数据同步功能
10.3 生态建设:
10.3.1 插件系统
- 插件架构: 支持第三方插件扩展
- API开放: 开放API供第三方集成
- 生态合作: 与第三方服务商合作
10.3.2 社区建设
- 开源项目: 考虑开源部分功能模块
- 文档完善: 完善技术文档和用户手册
- 社区支持: 建立开发者社区
11. 结论:
- 本文详细介绍了一个基于React.js技术栈的智能无人仓库管理系统的设计与实现。该系统通过现代化的前端技术架构,实现了货物管理、机器人管理、库存管理、数据分析、用户管理和系统设置等核心功能模块。
11.1 主要贡献:
- 技术架构: 采用React 18 + TypeScript + Vite的现代化技术栈,确保系统的先进性和可维护性
- 功能设计: 实现了完整的仓库管理功能体系,涵盖从货物管理到数据分析的全流程
- 用户体验: 通过响应式设计、暗黑主题、动画效果等技术提升用户体验
- 数据可视化: 集成Recharts图表库,提供丰富的数据可视化功能
- 权限管理: 实现细粒度的权限控制和角色管理
11.2 技术特色:
- 组件化架构: 高度模块化的组件设计,提高代码复用性和可维护性
- 类型安全: 使用TypeScript确保代码的类型安全和开发效率
- 性能优化: 通过代码分割、懒加载等技术优化系统性能
- 响应式设计: 完美适配各种设备和屏幕尺寸
- 主题支持: 完整的明暗主题支持,提升用户体验
11.3 应用价值:
该系统为现代仓库管理提供了高效、直观的管理工具,具有以下应用价值:
- 提高效率: 通过自动化和智能化功能显著提高仓库运营效率
- 降低成本: 减少人工成本,提高资源利用率
- 提升精度: 通过数据驱动和智能分析提高管理精度
- 增强体验: 通过现代化UI设计提升用户使用体验
- 支持决策: 通过数据可视化支持管理决策
11.4 发展前景:
-
随着物流行业的快速发展和技术的不断进步,智能仓库管理系统将朝着更加智能化、自动化的方向发展。本系统为这一发展方向提供了坚实的技术基础,具有良好的扩展性和发展潜力。
-
未来,系统可以进一步集成人工智能、物联网、大数据等先进技术,实现更加智能化的仓库管理,为现代物流行业的发展做出更大贡献。
二、结构概览补充
1. 系统架构分析:
- 详细分析了React 18 + TypeScript + Vite的现代化技术栈
- 阐述了组件化设计、类型安全、响应式布局等架构特点
- 介绍了项目的完整目录结构和模块划分
2. 核心功能模块详解:
- 用户认证与权限管理:完整的认证流程和角色权限控制
- 货物管理模块:CRUD操作、分类管理、状态跟踪、数据可视化
- 机器人管理模块:设备管理、任务调度、性能监控、可视化展示
- 库存管理模块:库存监控、数据分析、预警系统
- 数据分析模块:多维度分析、交互式图表、实时数据更新
- 系统设置模块:基本设置、通知配置、安全设置、备份管理、仓库配置
3. 技术实现细节:
- 状态管理:React Context全局状态管理和Hooks本地状态管理
- 数据可视化:Recharts图表库的深度集成和应用
- 响应式设计:基于Tailwind CSS的完整响应式实现
- 性能优化:代码分割、懒加载、渲染优化等策略
4. 系统特色功能:
- 暗黑主题支持:完整的明暗主题切换和适配
- 数据可视化:多维度图表和交互式数据展示
- 实时监控:状态监控和性能监控系统
- 权限管理:细粒度的角色权限控制
5. 用户体验设计:
- 视觉设计:色彩系统、排版系统、组件设计
- 交互设计:Framer Motion动画效果、用户反馈、响应式交互
- 无障碍设计:考虑不同用户群体的使用需求
6. 系统测试与验证:
- 功能测试、性能测试、兼容性测试的完整测试策略
- 单元测试、集成测试、端到端测试的测试体系
7. 部署与运维:
- 构建配置、部署策略、运维监控的完整方案
- 静态部署、容器化部署、性能监控、安全监控
8. 创新点与优势:
- 技术优势:现代化技术栈、性能优化
- 功能创新:智能监控、用户体验提升
- 架构创新:模块化设计、数据驱动
9. 未来发展方向:
- 技术升级、功能扩展、生态建设的发展规划
特点:
- 技术深度:深入分析了React生态系统中的各项技术选择和实现细节
- 功能全面:涵盖了现代仓库管理系统的所有核心功能模块
- 实用性强:基于真实项目代码进行详细分析,具有很强的实践指导意义
- 结构完整:从系统架构到具体实现,从功能设计到用户体验,形成了完整的论文体系
- 前瞻性:不仅分析了当前实现,还展望了未来发展方向
三、项目介绍补充
1.项目概述:
- 这是一个基于 React + TypeScript + Vite 构建的现代化智能无人仓库管理系统前端应用。该系统采用响应式设计,支持明暗主题切换,提供了完整的仓库管理功能,包括货物管理、机器人管理、库存管理、数据分析、用户管理和系统设置等核心模块。
2.技术架构:
核心技术栈
- 前端框架: React 18.3.1 + TypeScript 5.7.2
- 构建工具: Vite 6.2.0 (快速开发构建)
- 包管理器: pnpm (高效磁盘空间利用)
- 样式框架: Tailwind CSS 3.4.17 (原子化CSS)
- 动画库: Framer Motion 12.9.2 (流畅动画效果)
- 图表库: Recharts 2.15.1 (数据可视化)
- 路由管理: React Router DOM 7.3.0
- 通知系统: Sonner 2.0.2 (Toast通知)
- 图标库: Lucide React 0.447.0
3.项目结构:
智能无人仓库管理系统/
├── src/
│ ├── components/ # 通用组件
│ │ ├── Empty.tsx # 空状态组件
│ │ └── LoginPage.tsx # 登录页面组件
│ ├── contexts/ # React Context
│ │ └── authContext.ts # 认证状态管理
│ ├── hooks/ # 自定义Hooks
│ │ └── useTheme.ts # 主题切换Hook
│ ├── lib/ # 工具库
│ │ └── utils.ts # 通用工具函数
│ ├── pages/ # 页面组件
│ │ ├── Home.tsx # 首页仪表板
│ │ ├── GoodsManagement.tsx # 货物管理
│ │ ├── RobotManagement.tsx # 机器人管理
│ │ ├── InventoryManagement.tsx # 库存管理
│ │ ├── AnalyticsPage.tsx # 数据分析
│ │ ├── UserManagement.tsx # 用户管理
│ │ └── SystemSettings.tsx # 系统设置
│ ├── App.tsx # 主应用组件
│ ├── main.tsx # 应用入口
│ └── index.css # 全局样式
├── package.json # 项目配置
├── vite.config.ts # Vite配置
├── tailwind.config.js # Tailwind配置
└── tsconfig.json # TypeScript配置
4.核心功能模块:
4.1 认证系统 (LoginPage.tsx)

- 功能: 用户登录认证
- 特性:
- 用户名/密码登录
- 密码可见性切换
- 加载状态和错误处理
- 主题切换支持
- 模拟认证流程
- 技术实现: 使用
AuthContext进行全局状态管理
4.2 首页仪表板 (Home.tsx)

- 功能: 系统概览和关键指标展示
- 特性:
- 仓库统计信息卡片
- 库存趋势图表
- 货物分类统计
- 最近活动列表
- 机器人状态监控
- 模拟仓库地图
- 数据可视化: 使用 Recharts 展示各种图表
4.3 货物管理 (GoodsManagement.tsx)

- 功能: 货物信息的增删改查
- 特性:
- 货物列表展示(分页)
- 搜索和筛选功能
- 添加/编辑/删除货物
- 货物详情查看
- 分类统计图表
- 数据结构: 包含货物ID、名称、分类、状态、位置等信息
4.4 机器人管理 (RobotManagement.tsx)

- 功能: 机器人设备和任务管理
- 特性:
- 机器人列表和状态监控
- 任务分配和管理
- 机器人性能统计
- 电池状态和位置跟踪
- 任务历史记录
- 界面设计: 采用标签页切换机器人列表和任务列表
4.5 库存管理 (InventoryManagement.tsx)

- 功能: 全面的库存控制和管理
- 特性:
- 库存警报管理
- 库存移动记录
- 库存盘点功能
- 多维度数据统计
- 库存趋势分析
- 数据展示: 包含柱状图、折线图、饼图等多种图表类型
4.6 数据分析 (AnalyticsPage.tsx)

- 功能: 数据分析和可视化
- 特性:
- 关键绩效指标(KPI)展示
- 库存趋势分析
- 机器人效率统计
- 货物分类分布
- 仓库利用率分析
- 数据导出功能
- 分析维度: 支持按时间范围筛选数据
4.7 用户管理 (UserManagement.tsx)

- 功能: 用户账户和权限管理
- 特性:
- 用户列表管理
- 角色权限控制(管理员/操作员/查看者)
- 用户状态管理
- 权限细粒度控制
- 用户信息编辑
- 权限系统: 支持6种不同权限的细粒度控制
4.8 系统设置 (SystemSettings.tsx)

- 功能: 系统配置和参数设置
- 特性:
- 基本设置(主题、语言、日期格式)
- 通知设置
- 安全设置(密码策略、两步验证)
- 备份设置
- 仓库布局配置
- 界面设计: 采用标签页组织不同类型的设置
5.技术特色:
5.1 响应式设计:
- 支持桌面端和移动端适配
- 使用 Tailwind CSS 的响应式类名
- 灵活的网格布局系统
5.2 主题系统:
- 支持明暗主题切换
- 使用
useThemeHook 管理主题状态 - 主题偏好持久化存储
- 平滑的主题切换动画
5.3 动画效果:
- 使用 Framer Motion 实现流畅动画
- 页面切换动画
- 组件进入/退出动画
- 悬停和点击反馈动画
5.4 数据可视化:
- 使用 Recharts 实现丰富的图表
- 支持柱状图、折线图、饼图、面积图等
- 响应式图表设计
- 交互式数据展示
5.5 状态管理:
- 使用 React Context 进行全局状态管理
- 自定义 Hooks 封装业务逻辑
- 组件间数据共享
5.6 用户体验:
- Toast 通知系统
- 加载状态指示
- 错误处理和用户反馈
- 直观的操作界面
6.开发环境配置:
6.1 环境要求:
- Node.js (推荐 18+ 版本)
- pnpm 包管理器
6.2 安装和运行:
# 安装依赖
pnpm install
# 启动开发服务器
pnpm run dev
# 构建生产版本
pnpm run build
6.3 开发服务器:
- 默认端口: 3000
- 支持热重载
- 自动打开浏览器
7.项目亮点:
- 现代化技术栈: 使用最新的 React 18 和 TypeScript,确保代码质量和开发效率
- 完整的业务功能: 涵盖仓库管理的各个方面,功能齐全
- 优秀的用户体验: 响应式设计、主题切换、流畅动画
- 可扩展架构: 模块化设计,易于维护和扩展
- 数据可视化: 丰富的图表展示,直观的数据分析
- 权限管理: 细粒度的用户权限控制
- 模拟数据: 使用模拟数据展示完整功能,便于演示和开发
更多推荐


所有评论(0)